需求
公司项目采用微服务的架构,服务很多,每个服务都有自己的日志,分别存放在不同的服务器上。当查找日志时需要分别登录不同的服务器,有大量的请求的情况下,在日志文件中查找信息十分困难。想要搭建一个日志系统,ELK分布式日志系统对于中小型公司来说开发维护成本太高,经过调研,选择Loki轻量级日志系统。
Loki简介
Loki 是一个水平可扩展,高可用性,多租户日志聚合系统,灵感来自 Prometheus ,其设计非常经济高效,易于操作。它不索引日志的内容,而是为每个日志流设置一组标签。
Loki与其他日志聚合系统差别:
- 不对日志进行全文本索引。通过存储压缩的,非结构化的日志以及仅索引元数据,Loki更加易于操作且运行成本更低。
- 使用与Prometheus相同的标签对日志流进行索引和分组,从而使您能够使用与Prometheus相同的标签在指标和日志之间无缝切换。
- 特别适合存储Kubernetes Pod日志。诸如Pod标签之类的元数据会自动被抓取并建立索引。
- 在Grafana中原生支持(需要Grafana v6.0及以上)。
Loki的日志系统的组件:
- Promtail是代理,负责收集日志并将其发送给Loki。
- Loki是主服务器,负责存储日志和处理查询。
- Grafana用于查询和显示日志。
搭建步骤
本文采用的搭建方式是分别下载各个组件并安装。也可以参考官方的文档进行搭建安装。
Loki的GitHub地址:https://github.com/grafana/loki
配置文件官网地址:https://grafana.com/docs/loki/latest/installation/local/
Grafana下载官网:https://grafana.com/grafana/download

1.下载安装启动Grafana
官网提供了下图中几种方式,本文采用的是CentOS系统,yum安装的方式。

#下载安装grafana命令,下列命令执行成功后。在/usr/sbin文件夹下会有grafana-server执行文件
wget https://dl.grafana.com/oss/release/grafana-7.3.2-1.x86_64.rpm
sudo yum install grafana-7.3.2-1.x86_64.rpm
#启动grafana,grafana会占用服务器3000端口,记得保证3000端口不被占用
cd /usr/sbin
./grafana-server web
2.下载启动Loki和Promtail
官方文档地址:https://grafana.com/docs/loki/latest/installation/local/
因为采用本地安装的方式,参考文档(下图箭头指向的位置),分别下载执行文件和启动的配置文件。

下载Promtail:https://github.com/grafana/loki/releases/download/v2.0.0/promtail-linux-amd64.zip
#下载压缩文件
curl -O -L "https://github.com/grafana/loki/releases/download/v2.0.0/loki-linux-amd64.zip"
#解压文件
unzip "loki-linux-amd64.zip"
#执行文件授权
chmod a+x "loki-linux-amd64"
#下载Loki和Promtail的配置文件
wget https://raw.githubusercontent.com/grafana/loki/master/cmd/loki/loki-local-config.yaml
wget https://raw.githubusercontent.com/grafana/loki/master/cmd/promtail/promtail-local-config.yaml
启动Loki,本文采用的Loki默认配置,服务端口为3100
#启动Loki命令
nohup ./loki-linux-amd64 -config.file=loki-local-config.yaml > loki.log 2>&1 &
#查看启动是否成功(查看3100端口的进程是否存在)
netstat -tunlp | grep 3100
#或者根据名称查找进程(执行命令后有下边的显示,则启动成功)
ps -ef | grep loki-linux-amd64
$ root 11037 22022 0 15:44 pts/0 00:00:55 ./loki-linux-amd64 -config.file=loki-local-config.yaml
到收集日志的服务器上配置Promtail并启动,传输文件到收集日志的服务器。
修改配置文件

启动Promtail
#Promtail默认端口是9080,启动完成后,可以采用上边的方式查看进程是否启动成功
nohup ./promtail-linux-amd64 -config.file=promtail-local-config.yaml > promtail.log 2>&1 &
3.添加数据源
访问web页面:http://localhost:3000/ 进行登录(账号密码都是admin),点击下图中的位置,找到Loki,配置数据源。

填写数据源的访问地址并保存。

配置好数据源之后就可以点击下图中的位置,进行日志查看了。

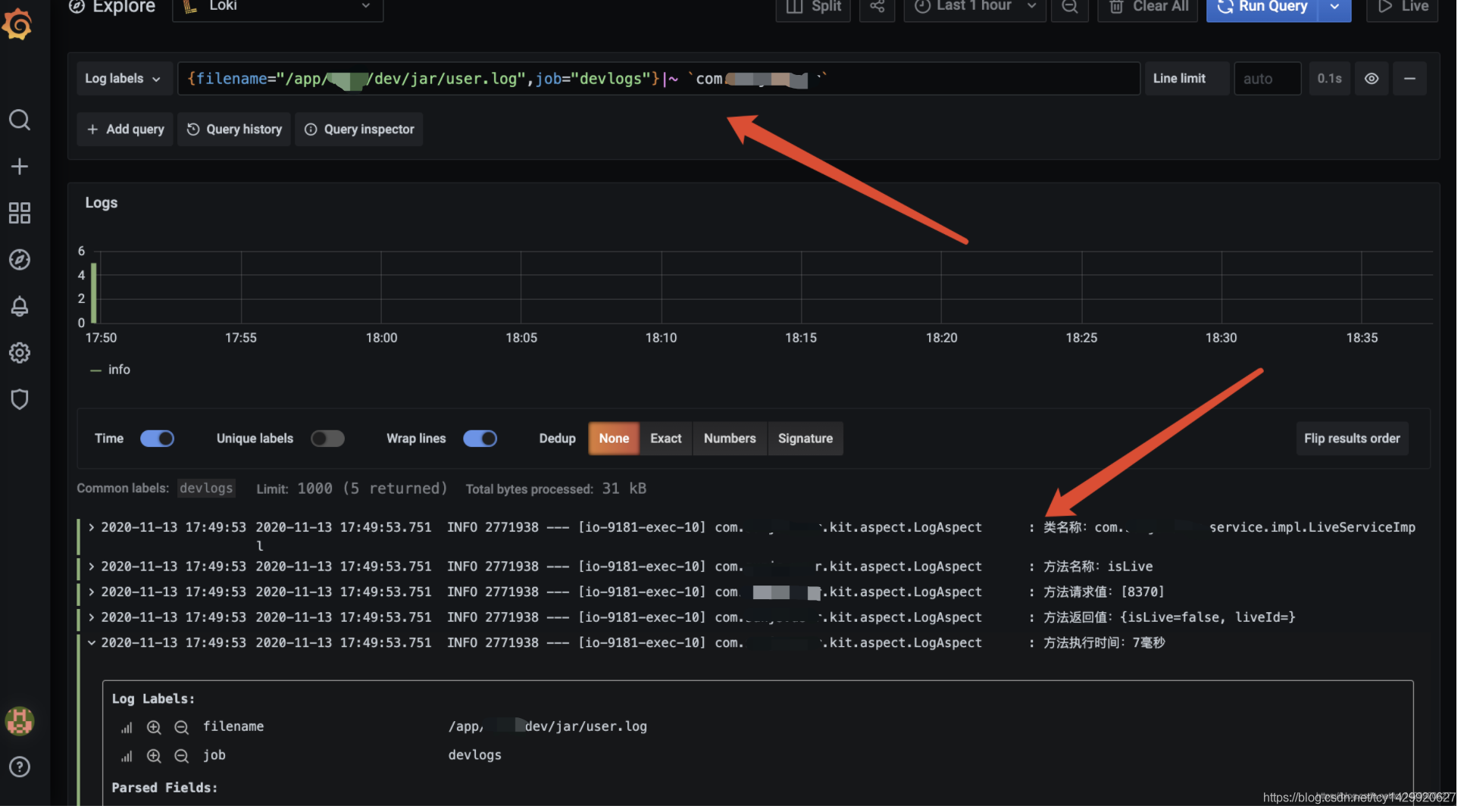
日志查看效果如下图。

希望本文对你有帮助。
来源:oschina
链接:https://my.oschina.net/tongchengyu/blog/4716315