使用Lens管理多云Kubernetes

↘锁芯ラ 提交于 2021-01-12 13:16:56

大量报告不断表明,今天的企业将混合和多云作为其首选的IT基础设施部署模式。根据IDG的一项调查,超过一半(55%)的组织目前使用多个公有云,21%的组织说他们使用三个或更多的公有云。

随着开发人员逐渐适应构建和发布容器,Kubernetes已成为容器编排的首选。

组织为什么要跨多个云供应商部署Kubernetes有很多原因:

  • 云爆发

在多云基础设施中,“爆发(bursting)”涉及使用一个云的资源来补充另一个云的资源。当使用私有云的组织达到100%的资源容量时,溢出的流量会被转移到公有云,避免业务中断。

  • 灾难恢复与备份

在实践中,你不希望一个云提供商成为单点故障。通过在云上分散恢复资源,你可以获得比单一云基础设施更大的弹性和可用性。

在所有这些基础设施就绪之后,IT运营团队管理多个集群非常具有挑战性。出现了以下挑战:

  • 要访问集群,需要维护大量的kubectl和kubeconfig文件。对于不同的集群/项目,必须在它们之间进行上下文切换,而且跨云提供商访问方法的不同增加了复杂性,这可能会很麻烦。

  • 虽然开发人员通常专注于编写代码,但现在他们学习应用程序的操作方面也并不罕见。虽然Kubernetes旨在帮助他们更快地发布和更新应用程序,但它本身就很复杂。他们希望能够加快概念的学习速度,加快学习曲线,这样他们就可以专注于最重要的东西:应用程序代码。

  • 在Kubernetes中进行故障排除并不是一项简单的任务。在调试过程中,管理员必须从pod日志和事件、pod状态等中识别错误。新管理员很容易花费大量宝贵的时间来找出正确的命令和日志,以检查对业务的不利影响。

Kubernetes暴露了一个标准的仪表板,它提供了在集群上运行的应用程序的概览,但这是在单个集群级别上完成的。希望有一个统一的管理解决方案来解决上述挑战。今天我们将聚焦于开源解决方案Lens

Lens是一个独立的应用程序,可以在MacOS、Windows和Linux上使用,这意味着你不需要在Kubernetes节点本身安装任何包。通过导入kubeconfig文件,单个IDE可以用于管理任何平台上的所有集群。让我们一起来看看。

安装Lens

浏览Lens网页,在你喜欢的操作系统下载并安装。打开应用程序后,立即点击“+”按钮添加集群。你可以导入kubeconfig文件或粘贴它,瞧!让魔法开始吧。

我已经部署了两个集群,一个使用Karbon(Nutanix的Kubernetes管理解决方案)在Nutanix私有云上,另一个使用Azure Kubernetes服务。为AKS集群导入kubeconfig文件如下所示。

图片

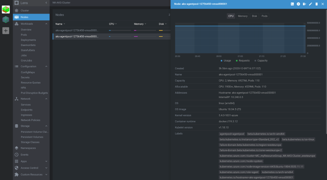
在集群概览中,你可以通过单个窗格玻璃看到所有可用的集群资源。你可以查看所有工作负载、它们的当前状态、任何相关事件,甚至可以通过命名空间对它们进行过滤。点击任何资源都会拉出它的所有细节-基本上,就像你从以下输出中看到的一样:

kubectl get <daemonset|pod|deployment> -n <namespace> <name> -o yaml

如下:

图片

部署应用程序

在这里,我添加了Karbon集群,以及Lens。让我们继续并将Cassandra StatefulSet部署到这个集群上。

下面是我使用的YAML:

apiVersion: v1kind: Servicemetadata:  labels:    app: cassandra  name: cassandraspec:  clusterIP: None  ports:  - port: 9042  selector:    app: cassandra---apiVersion: apps/v1kind: StatefulSetmetadata:  name: cassandra  labels:    app: cassandraspec:  serviceName: cassandra  replicas: 3  selector:    matchLabels:      app: cassandra  template:    metadata:      labels:        app: cassandra    spec:      terminationGracePeriodSeconds: 1800      containers:      - name: cassandra        image: gcr.io/google-samples/cassandra:v13        imagePullPolicy: Always        ports:        - containerPort: 7000          name: intra-node        - containerPort: 7001          name: tls-intra-node        - containerPort: 7199          name: jmx        - containerPort: 9042          name: cql        resources:          limits:            cpu: "500m"            memory: 1Gi          requests:            cpu: "500m"            memory: 1Gi        securityContext:          capabilities:            add:              - IPC_LOCK        lifecycle:          preStop:            exec:              command:              - /bin/sh              - -c              - nodetool drain        env:          - name: MAX_HEAP_SIZE            value: 512M          - name: HEAP_NEWSIZE            value: 100M          - name: CASSANDRA_SEEDS            value: "cassandra-0.cassandra.default.svc.cluster.local"          - name: CASSANDRA_CLUSTER_NAME            value: "K8Demo"          - name: CASSANDRA_DC            value: "DC1-K8Demo"          - name: CASSANDRA_RACK            value: "Rack1-K8Demo"          - name: POD_IP            valueFrom:              fieldRef:                fieldPath: status.podIP        readinessProbe:          exec:            command:            - /bin/bash            - -c            - /ready-probe.sh          initialDelaySeconds: 15          timeoutSeconds: 5        volumeMounts:        - name: cassandra-data          mountPath: /cassandra_data  volumeClaimTemplates:  - metadata:      name: cassandra-data    spec:      accessModes: [ "ReadWriteOnce" ]      storageClassName: default-storageclass      resources:        requests:          storage: 1Gi

在应用之后,你可以看到通过Lens创建的StatefulSet、服务、pod和其他资源。

你可以查看正在为Pod更新的实时日志,这对于故障排除非常宝贵。所有的事件也记录在同一页上,这是你看到以下的输出:

kubectl describe pod cassandra-0

这些绝对是很好的工具,可以在部署期间为你节省很多麻烦和时间。

此外,你还可以在同一个页面上从pod进入shell。

如果你还是不满意,Lens还提供了创建、更新和删除资源的选项,可以直接从GUI和内置终端中创建、更新和删除资源,内置终端会自动切换到正确的上下文。

让我们继续部署一个ReplicaSet来启动三个nginx pod。这将部署在“nginx”命名空间,它也是从Lens创建的。

RBAC授权

支持Kubernetes RBAC,这意味着通过Lens连接到Kubernetes集群的个人用户只能与他们被允许的资源进行交互。

在下面的图片中,你可以看到域用户nimal@emea.nutanix.com已经导入了他的kubeconfig文件,但是他没有权限列出任何pod。

apiVersion: v1
kind: Namespace
metadata:
  name: sre
---
apiVersion: rbac.authorization.k8s.io/v1
kind: Role
metadata:
  namespace: sre
  name: sre-role
rules:
- apiGroups: ["", "apps", "batch", "extensions"]
  resources: ["services", "endpoints", "pods", "deployments"]
  verbs: ["get", "list", "watch"]
---
apiVersion: rbac.authorization.k8s.io/v1
kind: RoleBinding
metadata:
  namespace: sre
  name: sre-role-binding
subjects:
- kind: User
  name: nimal@emea.nutanix.com
  apiGroup: rbac.authorization.k8s.io
roleRef:
  kind: Role
  name: sre-role 
  apiGroup: rbac.authorization.k8s.io

集群管理员部署以下YAML文件,为该用户nimal@emea.nutanix.com创建角色sre-role和RoleBinding sre-role-binding。

apiVersion: v1kind: Namespacemetadata:  name: sre---apiVersion: rbac.authorization.k8s.io/v1kind: Rolemetadata:  namespace: sre  name: sre-rolerules:- apiGroups: ["", "apps", "batch", "extensions"]  resources: ["services", "endpoints", "pods", "deployments"]  verbs: ["get", "list", "watch"]---apiVersion: rbac.authorization.k8s.io/v1kind: RoleBindingmetadata:  namespace: sre  name: sre-role-bindingsubjects:- kind: User  name: nimal@emea.nutanix.com  apiGroup: rbac.authorization.k8s.ioroleRef:  kind: Role  name: sre-role   apiGroup: rbac.authorization.k8s.io

接下来,我们看到用户被授权执行如下所示的相同操作。

总结

Kubernetes是一个具有快速扩展功能集的复杂平台。能够在整个生命周期中简化Kubernetes管理的工具和技术能够最好地服务于用户。Lens具有丰富的功能和仪表板,为Kubernetes管理提供了简化多云管理的有效方法。它只需要很少的学习,在多个Kubernetes集群之间提供简单的上下文切换、实时集群状态可视化,甚至使用标准Kubernetes API强制执行RBAC安全性。Lens可以显著提高生产率,并且是在多云配置中管理Kubernetes集群的最佳选择!

关于作者

客座文章作者:Nimal Kunnath,Nutanix系统可靠性工程师

Nimal Kunnath是Nutanix的系统可靠性工程师。他拥有超过6年的数据中心产品经验,目前从事企业云服务,包括虚拟化、数据存储、网络、容器化和分布式系统。

易学教程内所有资源均来自网络或用户发布的内容,如有违反法律规定的内容欢迎反馈
该文章没有解决你所遇到的问题?点击提问,说说你的问题,让更多的人一起探讨吧!