AcrelCloud-3000环保设施用电监管云平台体验地址:http://cloud.acrel.cn/用户名:acrel 密码:123456
一、云平台简介
1、概述
国家全面推进打赢蓝天保卫战,打好碧水保卫战,打胜净土保卫战,加快生态环境保护、建设美丽中国,各省市结合物联网和大数据政策,也相继颁布有关污染治理设施用电监管平台等相关政策。针对企业内的环保设施、设备运行状况作出检测控制,最大限度发挥环保设备的作用,提高使用效率,并为政府部门能够动态掌握治污治理执行情况和异常预警提供支持,安科瑞凭借监控领域里多年的技术力量和丰富经验,创新研发了AcrelCloud-3000环保设施用电监管云平台,依托快速发展的物联网技术、电力参数传感技术,实时采集企业总用电、工艺生产设备用电、污染治理设施设备用电等数据,通过设施运行停车分析、越限分析、停/限产分析、工艺关联分析等,及时发现环保治理设施、设备等未开启、空转、减速、降频以及异常关闭等未正常工作的情况;同时,通过数据分析,还可以实时监控限产和停产整治企业运行状态。
2、应用场所
1)钢铁
2)石化
3)化工、焦化
4)医药制药
5)造纸
6)有色金属
7)建材
8)火电热电
9)市政污水处理
10)采矿
二、 平台结构

三、平台主要功能
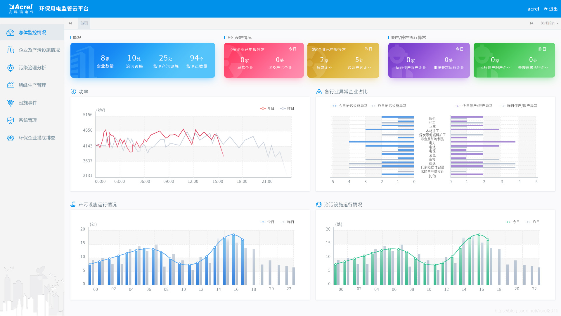
1)监管企业概况
显示接入被监管的企业数,接入平台的设备数和监测点位数,治污设备的当前运行状况和停产限产的异常状况等信息。
2)用电统计
采用趋势以曲线的形式展示企业昨日和今日用电情况。
3)产污设施运行柱状图
显示昨日和今日产污设施按小时运行的柱状图。
4)治污设施运行柱状图
显示昨日和今日治污设施按小时运行数的柱状图。

5)实时监控
采集现场产污、治污设施用电状态,监视企业及其车间设备、监测点各级的运行情况,设备启停阀值,企业整体用电中显示企业停产的阈值。
6) 异常实时报警
通过超限分析、启停分析以及关联分析,及时发现环保治理设备未开启、异常关闭及减速、空转、降频等异常情况,并发出报警。
7)产污分析
统计企业/行业在某个时间段内的产污量。
8)减产减排分析
统计企业在污染日、非污染日的负荷对比,以小时为单位展示功率曲线。
9)企业用电监控
可查询企业/行业的日功率曲线,默认是今日/昨日对比,可选择对比的日期。
10)能耗报表
统计企业/行业在某个时间段内的用电量,可按日/月/年进行统计和分析。
11)手机APP
系统支持Android、ios系统的APP,方便用进行行业/企业查询、报警、故障查询,实时监控数据查询,分闸操作,探测器详细信息查询等功能。
四、云平台配置
1.现场硬件配置

五、业务模式
监管部门自建平台,平台建在其数据中心或监控中心,系统硬件客户可以参照我方推荐系统设备配置参数采购或者申请阿里云服务器。安科瑞指导客户完成平台的建设和运管队伍的培训,如果客户没有技术力量维护,也可以选择每年向安科瑞支付一定的服务费用。
来源:https://blog.csdn.net/Acrel2019/article/details/100980525