我们把项目部署到服务器后,我们关心一下服务器的内存是否能撑起我们的项目,若项目部署完后内存都占用90%以上,那就注意了,项目很容易被挤掉线。但我们怎么查看服务器的性能呢,下面我们来说说。
打开阿里云控制台


点击完成后进入实例详情

可以清楚看到右边会有各种服务器性能的报表,但这个页面是没有内存及磁盘等详细的信息,要点击

进去根据提示安装各种监控报表即可
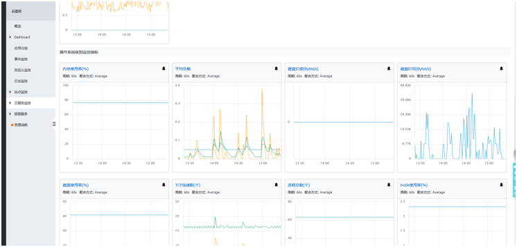
我这里已经装好了,只能给你们看看结果

来源:CSDN
作者:weixin_37859367
链接:https://blog.csdn.net/weixin_37859367/article/details/84025853