最近一个月都在弄某某交易所,让之前学的东西能够用上,在这里分享一下收货的东西吧
简介
系统是进行了二次开发,用的是ZTuo开源框架第一个版本,节省了很多时间(坑也挺多,哈哈哈),文章结尾贴源码链接
,在这里说一声谢谢您们的付出。首先来张我自己画的架构图(献丑了)
######官方架构图
####技术栈
-
后端:Spring、SpringMVC、SpringData、SpringCloud、SpringBoot
-
数据库:Mysql、Mongodb
-
其他:redis、kafka、阿里云OSS、腾讯防水校验、极验、环信推送、云片短信、web3j
-
前端:Vue、iView、less
-
同时提供IOS和Android版本。
当时搭建后端运行环境就弄了两三天,大家搭建注意环境版本问题。K线、盘口数据、成交实时数据都是对接火币网的数据进行websocket推送的,注意火币网的websocket需要梯子。
运行环境问题
使用的是Lombok插件,Eclipse和IDEA安装具体流程百度一下,然后将缺少的jar包放到本地maven仓库中,不然引用不了哦,引用好后将项目的父级进行install一下,不然有一些类找不到,环境需要JDK1.8以上,初始化sql在sql文件夹中配置文件 配置文件打开这个设置会自动建表 #jpa spring.jpa.hibernate.ddl-auto=update,因为微服务项目架构,部署服务在linux上面比较麻烦,推荐大家使用pm2,方便启动、关闭、重启,真的很好用。环境配置完毕后,就需要修改项目中配置文件,第一个版本没有使用SpringCloud中的配置中心,所以需要使用到全局替换去修改。有具体问题可以加群(小斌很热情的)。
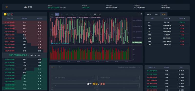
交易所运行页面
页面的 XB/ETH 是单机币,机器人自动成交自动挂买卖单,其它币中都是火币网拿的数据,这里比较赞的就是撮合系统采用Java内存处理队列,大大加快处理逻辑,中间不牵涉数据库操作,保证处理速度快,刚开始还不知道数据到底存储在哪里,很尴尬...

ZTuo 官方前端页面展示效果:http://p2586e5695.wicp.vip:17348/#/ 大家有任何bug可以加群问问小斌,,说不定之间也遇见过,群中有ZTuo的第一个版本的源码