grafana的邮件报警Alerting
grafana 4版本以上支持了alert功能,这使得利用grafana作为监控面板更为完整,因为只有alert功能才能称得上监控。
email报警前设置SMTP服务:
配置模板如下:打开grafana.ini配置,我的是163

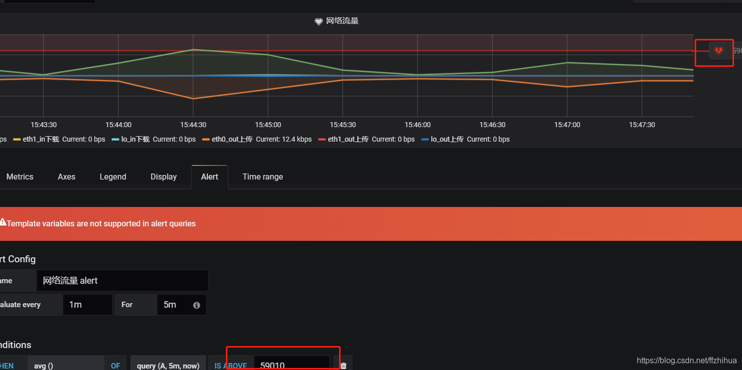
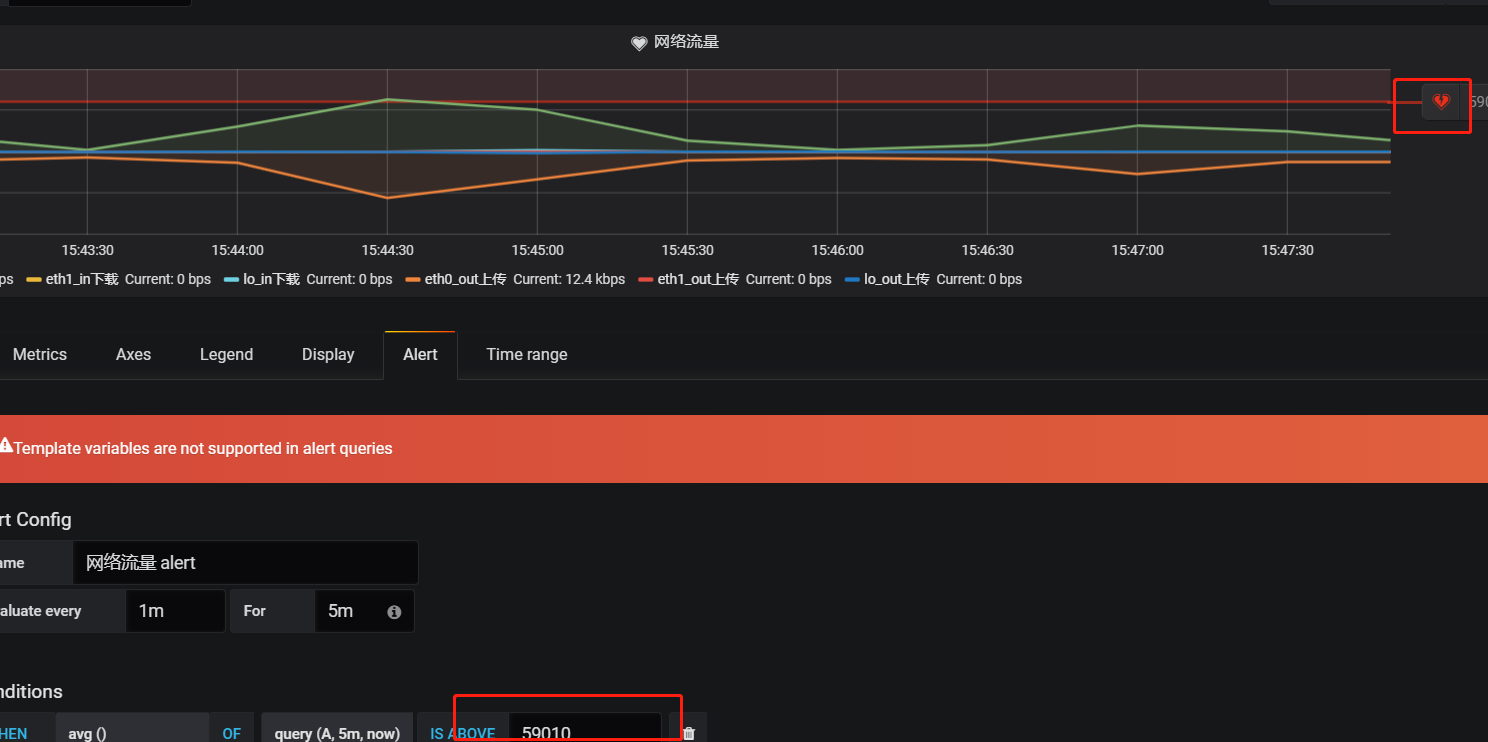
开启alert
#################################### Alerting ######################################
[alerting]
# Makes it possible to turn off alert rule execution.
execute_alerts = true
重启服务,监测日志
service grafana-server start
tail -f /var/log/grafana/grafana.log
测试一下:

测试
发送不成功的时候,记得去/var/log/grafana/grafana.log看下有没有错误日记,好进行排查
收到报警

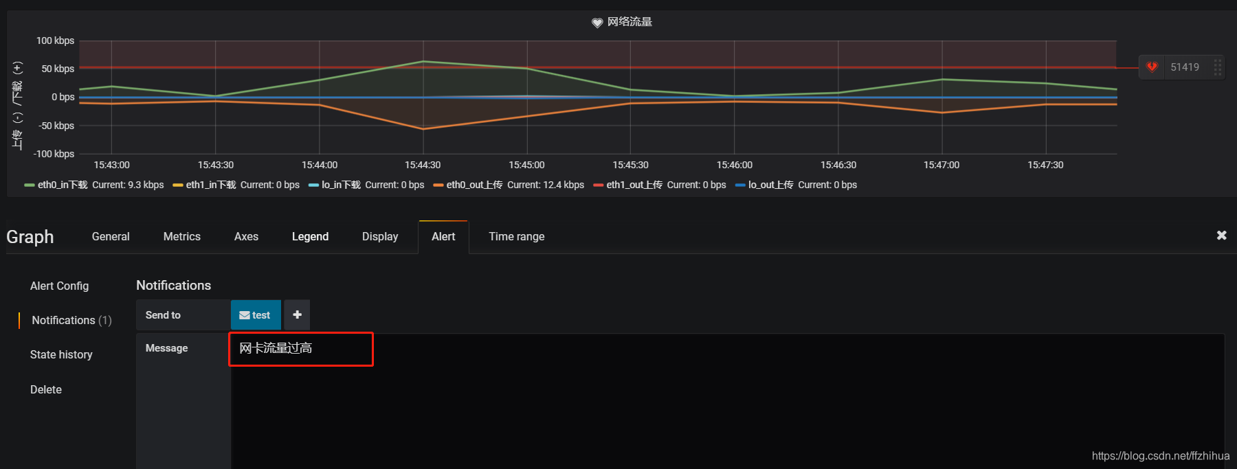
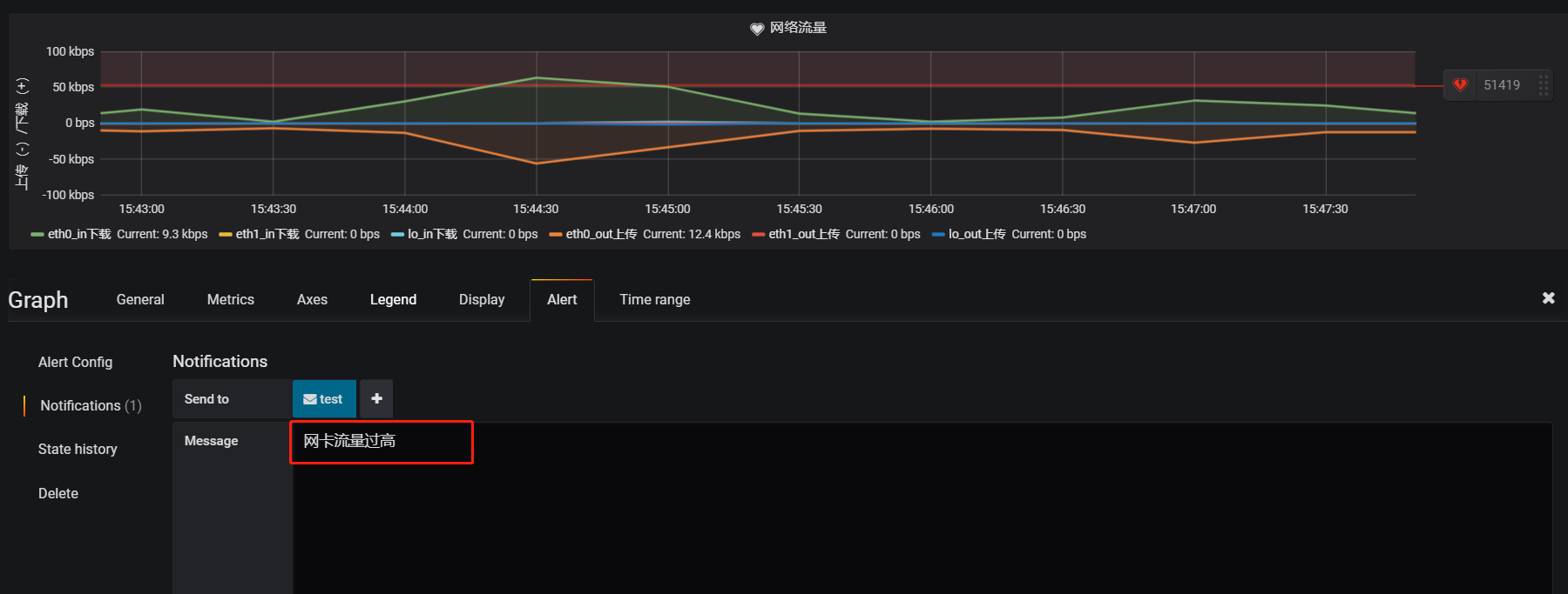
3、告警动作描述



来源:CSDN
作者:秋天的春
链接:https://blog.csdn.net/ffzhihua/article/details/86595167