Grafana 简介
- Grafana自身并不存储数据,数据从其它地方获取。需要配置数据源
- Grafana支持从Zabbix中获取数据
- Grafana优化了图形的展现,可以用来做监控大屏
- Grafana支持用户的认证
- 下载地址: https://grafana.com/docs/installation/rpm/
安装并启动
wget https://dl.grafana.com/oss/release/grafana-6.1.4-1.x86_64.rpm
sudo yum localinstall grafana-6.1.4-1.x86_64.rpm
systemctl start grafana-server.service
systemctl enable grafana-server.service
登录
# ip + 3000端口访问
http://172.16.0.41:3000
# 初始用户密码 admin admin
第一次登录需要强制修改密码
Grafana 简单实用
- 创建 dashboard , 其次创建图形
- 每次操作都需 save 保存, 类似代码写完提交代码管理库一样.
创建 dashboard



Grafana 支持的数据源

Grafana 安装 Zabbix 插件
grafana-cli plugins list-remote
grafana-cli plugins list-remote|grep -i zabbix
grafana-cli plugins install alexanderzobnin-zabbix-app
插件安装有时候比较慢,可以下载离线的zabbix插件,放到/var/lib/grafana/plugins,解压
systemctl restart grafana-server
开启插件
plugins -> apps -> zabbix -> enable

Grafana 配置 zabbix 数据源





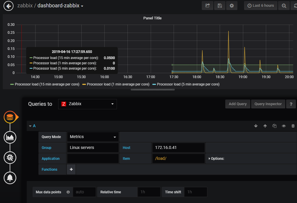
创建图形 /load/正则匹配

来源:oschina
链接:https://my.oschina.net/u/4335973/blog/3571764