学习目录
- 能够安装prometheus服务器
- 能够通过安装node_exporter监控远程linux
- 能够通过安装mysqld_exporter监控远程mysql数据库
- 能够安装grafana
- 能够在grafana添加prometheus数据源
- 能够在grafana添加监控cpu负载的图形
- 能够在grafana图形显示mysql监控数据
- 能够通过grafana+onealert实现报警
任务背景
AAA公司是一家电商网站,由于公司的业务快速发展,公司要求对现有机器进行为业务监控,责成运维部门来实施这个项目。
任务要求:
- 部署监控服务器,实现7*24实时监控
- 针对公司的为一务及研发部门设计监控系统,对监控项和触发器拿出合理意见
- 做好问题预警机制,对可能出的问题要及时告警并形成严格的处理机制
- 做好监控告警系统,要求可以实现告警分级
- 一级报警 电话通知
- 二级报警 微信通知
- 三级报警 邮件通知
-
处理好公司服务器异地集中监控问题,K8S内部使用的监控系统就是普罗米修斯
任务分析
为什么要监控?
实时收集数据,通过报警及时发现问题 ,及时处理。数据为优化也可以提供依据。
监控四要素:
- 监控对象:【主机状态、服务、资源、页面、url】
- 用什么监控:【zabbix-server zabbix-agent】 -> 普罗米修斯监控
- 什么时间监控:【7 x 24、5x8】
- 报警给谁:【管理员】
项目选型:
- mrtg(Multi Router Traffic Grapher)通过snmp 协议得到设备的流量信息,并以包含PNG格式的图形的HTML文档方式显示给用户。
- cacti(仙人掌)用php语言实现的一个软件,它的主要功能是用snmp 服务获取数据,然后用rrdtool 存储和更新数据。官网地址:https://www.cacti.net/
- ntop 官网地址:https://www.stopo.org/
- nagios 能够跨平台,插件多,报警功能强大。官网地址: https://www.nagios.org/
- centreon 底层使用的就是nagios。是一个nagios整合版软件。官网地址:https://www.centreon.com/
- ganglia 设计用于测量数以千计的节点,资源消耗非常小。官网地址:http://ganglia.info/
- open-falcon 小米发布的运维监控软件,高效率,高可用。时间较短,用户基数小。官网地址: http://open-falcon.org/
- zabbix 跨平台,画图,多条件告警,多种API接口。使用基数特别大。官网地址: https://www.zabbix.com/
- prometheus 基于时间序列的数值数据的容器监控解决方案。官网地址: https://prometheus.io/
综合分析:Prometheus比较适合公司的监控需求
一、普罗米修斯概述
Prometheus(由go语言(golang)开发)是一套开源的监控&报警&时间序列数据库的组合。适合监控docker容器。因为kubernetes(俗称k8s)的流行带动了prometheus的发展。https://prometheus.io/docs/introduction/overview/
二、时间序列数据
1、什么是序列数据
时间序列数据(TimeSeries Data) : 按照时间顺序记录系统、设备状态变化的数据被称为时序数据。应用的场景很多, 如:
- 无人驾驶车辆运行中要记录的经度,纬度,速度,方向,旁边物体的距
- 离等等。每时每刻都要将数据记录下来做分析。
- 某一个地区的各车辆的行驶轨迹数据
- 传统证券行业实时交易数据
- 实时运维监控数据等
2、时间序列数据特点
- 性能好
关系型数据库对于大规模数据的处理性能糟糕。NOSQL可以比较好的处理大规模数据,让依然比不上时间序列数据库。
- 存储成本低
高效的压缩算法,节省存储空间,有效降低IO,Prometheus有着非常高效的时间序列数据存储方法,每个采样数据仅仅占用3.5byte左右空间,上百万条时间序列,30秒间隔,保留60天,大概花了200多G(来自官方数据)
3、Prometheus的主要特征
- 多维度数据模型
- 灵活的查询语言
- 不依赖分布式存储,单个服务器节点是自主的
- 以HTTP方式,通过pull模型拉去时间序列数据
- 也可以通过中间网关支持push模型
- 通过服务发现或者静态配置,来发现目标服务对象
- 支持多种多样的图表和界面展示
4、普罗米修斯原理架构图

三、实验环境准备
| 序号 | 服务器IP | 角色 |
|---|---|---|
| 1 | node-01 (172.20.10.7) | 被监控服务器 |
| 2 | node-02 (172.20.10.8) | Prometheus 服务器 |
| 3 | node-03 (172.20.10.9) | grafana 服务器 |
1. 静态ip(要求能上外网)【三台服务器都要操作】
2. 主机名【三台服务器都要操作】: vi /etc/hosts
127.0.0.1 localhost localhost.localdomain localhost4 localhost4.localdomain4
::1 localhost localhost.localdomain localhost6 localhost6.localdomain6
## BigData CDH 5.x
172.20.10.7 node-01.bigdata.com node-01
172.20.10.8 node-02.bigdata.com node-02
172.20.10.9 node-03.bigdata.com node-03
3. 时间同步(时间同步一定要确认一下)【三台服务器都要操作】
# crontab -e
# .------------------------------------------minute(0~59)
# | .----------------------------------------hours(0~23)
# | | .--------------------------------------day of month(1~31)
# | | | .------------------------------------month(1~12)
# | | | | .----------------------------------day of week(0~6)
# | | | | | .--------------------------------command
# | | | | | |
# | | | | | |
*/1 * * * * /usr/sbin/ntpdate cn.pool.ntp.org
4. 关闭防火墙
systemctl stop firewalld (当前开机状态生效)
systemctl disable firewalld (永久生效,重启才生效)
systemctl status firewalld
5. SELINUX关闭
setenforce 0 (当前开机状态生效)
vi /etc/selinux/config (SELINUX=disabled) (永久生效,重启生效)
1、安装prometheus
从 https://prometheus.io/download/ 下载相应版本,安装到服务器上官网提供的是二进制版,解压就能用,不需要编译
第一步:上传软件prometheus-2.5.0.linux-amd64.tar.gz 到Linux服务器目录下:/home/tools
第二步:解压软件:tar -zxvf /home/tools/prometheus-2.5.0.linux-amd64.tar.gz -C /usr/local/
第三步:创建prometheus软链接:ln -s /usr/local/prometheus-2.5.0.linux-amd64 /usr/local/prometheus
第四步:启动普罗米修斯软件
直接使用默认配置文件启动
[root@server ~]# /usr/local/prometheus/prometheus --config.file="/usr/local/prometheus/prometheus.yml" &
注: &连接符代表后台运行,不占用终端窗口

第五步:测试端口占用情况(判断是否真正的启动了)
如果没有安装的话:yum install lsof
[root@server ~]# lsof -i:9090 或 ss -naltp | grep 9090

ss -naltp | grep 9090

2、prometheus界面
通过浏览器访问http://服务器IP:9090就可以访问到prometheus的主界面。即: http://node-02:9090
默认只监控了本机一台,点Status --》点Targets --》可以看到只监控了本机
3、主机数据展示
通过http://服务器IP:9090/metrics可以查看到监控的数据

在web主界面可以通过关键字查询监控项
4、普罗米修斯默认的监控图像

四、使用普罗米修斯监控Linux 主机
1、node组件介绍
在远程linux 主机(被监控端agent)上安装node_exporter组件(这样普罗米修斯就可以接收到其收集系统)。
下载地址:https://prometheus.io/download/
2、安装node_exporter
第一步:上传软件包到Linux 服务器中(Agent 被监控端)node-01服务器中:node_exporter-0.16.0.linux-amd64.tar.gz
第二步:解压安装node_exporter 组件
tar -zxvf /home/tools/node_exporter-0.16.0.linux-amd64.tar.gz -C /usr/local/
ln -s /usr/local/node_exporter-0.16.0.linux-amd64 /usr/local/node_exporter
第三步:启动node_exporter组件
里面就一个启动命令node_exporter,可以直接使用此命令启动
ls /usr/local/node_exporter/
LICENSE node_exporter NOTICE
启动指令,&代表后台运行,nohup代表永久运行
nohup /usr/local/node_exporter/node_exporter &
扩展: nohup命令: 如果把启动node_exporter的终端给关闭,那么进程也会随之关闭。nohup命令会帮你解决这个问题。
第四步:查看9100 端口占用情况
ss -naltp | grep 9100

第五步:使用http 协议 + 9100 端口收集Linux 主机信息
通过浏览器访问 http://被监控端IP:9100/metrics 就可以查看到node_exporte在被监控端收集的监控信息。即:http://node-01:9100/metrics

3、让普罗米修斯监控可以拉取node 节点信息
回到prometheus服务器的配置文件里添加被监控机器的配置段
在主配置文件最后加上下面三行
vi /usr/local/prometheus/prometheus.yml
具体配置如下:文件的最后添加内容
- job_name: 'node-01_agent1' # 取一个job名称来代 表被监控的机器
static_configs:
- targets: ['172.20.10.7:9100'] # 这里改成被监控机器 的IP,后面端口接9100
设置完成后,保存,然后重新启动Prometheus 普罗米修斯监控系统
改完配置文件后,重启服务
[root@node-02 prometheus]# pkill prometheus
[root@node-02 prometheus]# lsof -i:9090
# 确认端口没有进程占 用
[root@node-02 prometheus]# /usr/local/prometheus/prometheus --config.file="/usr/local/prometheus/prometheus.yml" &
[root@node-02 prometheus]# lsof -i:9090 # 确认端口被占用,说明重启成功
或
[root@node-02 prometheus]# ss -naltp | grep 9090
回到web 管理界面 --》点Status --》 点Targets --》可以看到多了一台监控目标
通过浏览器访问http://服务器IP:9090就可以访问到prometheus的主界面。即: http://node-02:9090

五、使用普罗米修斯监控mysqld 服务
1、如何监控其他服务
在node_exporter 的基础上,可以根据自己的需要收集其他信息
2、安装mysqld_exporter 组件
下载地址:https://prometheus.io/download/
第一步:上传组件到Linux 服务器
第二步:解压与安装mysqld组件
tar -zxvf /home/tools/mysqld_exporter-0.11.0.linux-amd64.tar.gz -C /usr/local/
ln -s /usr/local/mysqld_exporter-0.11.0.linux-amd64 /usr/local/mysqld_exporter
[root@node-01 local]# ls /usr/local/mysqld_exporter
LICENSE mysqld_exporter NOTICE
3、安装mysql,并启动
这个过程比较简单【跳过】:ss -naltp | grep 3306

4、创建mysql 账号
mysql -u root -p aa_bb_CC1234
grant select,replication client,process ON *.* to 'mysql_monitor'@'localhost' identified by 'aa_bb_CC1234';
flush privileges;
quit
5、在mysqld_exporter 组件中配置msyql 信息
这个文件是手工创建
创建一个mysql 配置文件,写上连接的用户名与密码(和上面的授权的用户名
和密码要对应)
[root@node-01 mysqld_exporter]# vi /usr/local/mysqld_exporter/.my.cnf
[client]
user=mysql_monitor
password=aa_bb_CC1234
6、启动mysqld_exporter组件
启动mysqld_exporter
[root@node-01 ~]# nohup /usr/local/mysqld_exporter/mysqld_exporter --config.my-cnf=/usr/local/mysqld_exporter/.my.cnf &
确认端口(9104)
[root@node-01 ~]# ss -naltp | grep 9104

7、让普罗米修斯监控可以拉取mysqld 节点信息
回到prometheus服务器的配置文件里添加被监控机器的配置段
在主配置文件最后加上下面三行
vi /usr/local/prometheus/prometheus.yml
具体配置如下:文件的最后添加内容
- job_name: 'mysql_agent' # 取一个job名称来代 表被监控的机器
static_configs:
- targets: ['172.20.10.7:9104'] # 这里改成被监控机器 的IP,后面端口接9100
设置完成后,保存,然后重新启动Prometheus 普罗米修斯监控系统
改完配置文件后,重启服务
[root@node-02 prometheus]# pkill prometheus
[root@node-02 prometheus]# lsof -i:9090
# 确认端口没有进程占 用
[root@node-02 prometheus]# /usr/local/prometheus/prometheus --config.file="/usr/local/prometheus/prometheus.yml" &
[root@node-02 prometheus]# lsof -i:9090 # 确认端口被占用,说明重启成功
或
[root@node-02 prometheus]# ss -naltp | grep 9090
回到web 管理界面 --》点Status --》 点Targets --》可以看到多了一台监控目标
通过浏览器访问http://服务器IP:9090就可以访问到prometheus的主界面。即: http://node-02:9090

六、Grafana 可视化工具
1、什么是Grafana
Grafana是一个开源的度量分析和可视化工具,可以通过将采集的数据分析,查询,然后进行可视化的展示,并能实现报警。
它是开源的时序数据分析平台 目前支持52种数据源,其中promethus 就是其中支持的一种

2、安装Grafana
下载地址:https://grafana.com/grafana/download
我这里选择的rpm包,下载后直接rpm -ivh安装就OK
[root@node-03 ~]# rpm -ivh /home/tools/grafana-5.3.4-1.x86_64.rpm
或
yum install grafana-5.3.4-1.x86_64.rpm -y
启动服务
[root@node-03 ~]# systemctl start grafana-server
设置开机自启动
[root@node-03 ~]# systemctl enable grafana-server
确认端口(3000)
[root@node-03 ~]# ss -naltp | grep 3000

3、登录Grafana
默认的账号与密码:admin。首次登录后,需要对admin的密码进行更改,如:123456

4、添加普罗米修斯的数据源
第一步:添加数据源

第二步:设置数据源、数据源名称、类型、IP地址、端口号...



5、为添加好的数据源做图形显示
第一步:点击加号,选择Dashboard

第二步:增加一个图形

第三步:选择需要呈现图形的数据(小三角 =》Edit 编辑)

第四步:选择DataSource 数据源,选择普罗米修斯

第五步:可以把我们设计完的图形保存起来

扩展,第六步:根据条件帅选我们想要的数据

七、Grafana图形显示MySQL监控数据
1、修改配置文件安装模板
在grafana上修改配置文件,并下载安装mysql监控的dashboard(包含相关json文件,这些json文件可以看作是开发人员开发的一个监控模板)
参考网址: https://github.com/percona/grafana-dashboards
在grafana配置文件里最后加上以下三行
[root@node-03 ~]# vi /etc/grafana/grafana.ini
[dashboards.json]
enabled = true
path = /var/lib/grafana/dashboards
[root@node-03 ~]# cd /var/lib/grafana/
[root@node-03 grafana]# git clone https://github.com/percona/grafana-dashboards.git
[root@grafana grafana]# cp -r grafanadashboards/dashboards/ /var/lib/grafana/
如果网速过慢,可以先通过windows下载好再上传至服务器
mkdir /var/lib/grafana/dashboards
然后下载好的dashboars目录下的.json文件全部上传至 /var/lib/grafana/dashboards
重启grafana服务
[root@node-03 grafana]# systemctl restart grafana-server
2、在Grafana 中导入json 文件

选择上传MySQL_Overview.json,设置完成后,单点Import

3、设置数据库源
点import导入后,报prometheus数据源找不到,因为这些json文件里默认要找的就是叫Prometheus的数据源,但我们前面建立的数据源却是叫 prometheus_data(坑啊
4、更改数据源名称
那么请自行把原来的prometheus_data源改名为Prometheus即可(注意:第一个字母P是大写)。然后再回去刷新,就有数据了(如下图所示)
八、Grafana + onealert 报警
1、onealert
https://caweb.aiops.com/#/integrate,需要先在这个系统中进行注册一个账号。然后登录。

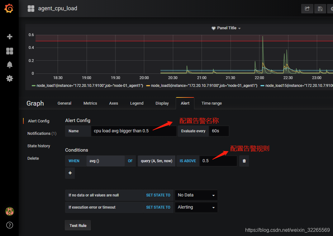
2、在Grafana中配置Webhook URL
第一步:在Grafana中创建Notification channel,选择类型为Webhook;


第三步:将配置的Webhook Notification Channel添加到Grafana Alert中


设置告警内容:发送给运维负责人


CPU负载测试
cat /dev/urandom | md5sum
测试告警情况:

测试结果:

告警后,邮箱收到报警邮件

如果告警消除后,也会收到一封告警消除的邮件。

同时,使用手机扫描二维码,也可以详细了解告警信息。
文章最后,给大家推荐一些受欢迎的技术博客链接:
- JAVA相关的深度技术博客链接
- Flink 相关技术博客链接
- Spark 核心技术链接
- 设计模式 —— 深度技术博客链接
- 机器学习 —— 深度技术博客链接
- Hadoop相关技术博客链接
- 超全干货--Flink思维导图,花了3周左右编写、校对
- 深入JAVA 的JVM核心原理解决线上各种故障【附案例】
- 请谈谈你对volatile的理解?--最近小李子与面试官的一场“硬核较量”
- 聊聊RPC通信,经常被问到的一道面试题。源码+笔记,包懂
- 深入聊聊Java 垃圾回收机制【附原理图及调优方法】
欢迎扫描下方的二维码或 搜索 公众号“大数据高级架构师”,我们会有更多、且及时的资料推送给您,欢迎多多交流!
![]()

来源:oschina
链接:https://my.oschina.net/u/4255158/blog/4910749
