【这是一猿小讲的第 56 篇原创分享】
这期的分享是监控实战,其实不想写这篇的,因为网上相关的文章也挺多的,但是出于光说不练都是假把式,而且也想告诉你:当帅气的普罗米修斯(Prometheus)遇到高颜值的格拉法纳(Grafana)究竟会擦出什么样的火花?所以忍不住还是想分享啊。

为了实战,我们再次请出架构图,请注意图中红色圈 1 的部分,主要分两条线去实战。
第一条战线:Prometheus 如何监控机器?
采用标准的PGOne技术组件Prometheus Server + Grafana + node_exporter完成对机器的性能监控。
第二条战线:Prometheus 如何监控 flink?
采用技术组件client lib(flink-metrics-prometheus_x.jar) + PushGateway + Prometheus Server + Grafana完成对 flink 的监控。
1. Prometheus 如何监控机器?
工欲善其事必先利其器,先下载相关组件包。prometheus 提供了两种下载方式,第一种是二进制压缩包的方式,第二种是 docker 镜像的方式。
#方式1:二进制压缩包下载链接https://prometheus.io/download/#方式2:docker镜像链接https://hub.docker.com/u/prom
本次实战均采用 docker 镜像下载。
docker pull prom/node-exporterdocker pull prom/prometheusdocker pull grafana/grafana
下载完成成, 输入命令 docker images 列出本地主机上的镜像(由于pushgateway镜像之前在本机已经下载过,你如果第一次跟着做,应该看不到这个,后面操作会进行下载)。

做好准备工作。
#创建 grafana 数据存储目录mkdir /opt/grafana-storage#因为 grafana 会在这个目录写入文件,赋权限。chmod 777 -R /opt/grafana-storage#创建 prometheus 配置文件存放目录mkdir /opt/prometheus/#在 prometheus 配置文件目录下,创建prometheus.yml文件vi /opt/prometheus/prometheus.yml# prometheus.yml中配置静态监控对象 targets,输入如下配置内容(请注意修改 IP 为你的真实 IP):global:scrape_interval: 60sevaluation_interval: 60sscrape_configs:job_name: prometheusstatic_configs:targets: ['localhost:9090']labels:instance: 'prometheus'job_name: linuxstatic_configs:targets: ['IP:9100']labels:instance: 'linux'
准备就绪,逐个启动组件。
# 启动 node-exporterdocker run -d -p 9100:9100 -v "/proc:/host/proc:ro" -v "/sys:/host/sys:ro" -v "/:/rootfs:ro" --net="host" prom/node-exporter# 启动 prometheusdocker run -d -p 9090:9090 -v /opt/prometheus/prometheus.yml:/etc/prometheus/prometheus.yml prom/prometheus# 启动 grafanadocker run -d -p 3000:3000 --name=grafana -v /opt/grafana-storage:/var/lib/grafana grafana/grafana
确认一下是否都启动了,输入 docker ps -a 一探究竟。

再次确认一下服务是否都 OK 了, 逐个访问一下。
node_exporter 访问输入 http://YOUR_CONF_IP:9100/metrics,效果如下

Prometheus 访问输入 http://YOUR_CONF_IP:9090/targets,效果如下

Grafana 访问输入 http://YOUR_CONF_IP:3000,效果如下

默认用户名密码 : admin/admin

点击 Add data source,选择 Prometheus。

配置url 输入Prometheus的 ip + 端口,然后点击 Save&Test 按钮,会提示Data source is working。

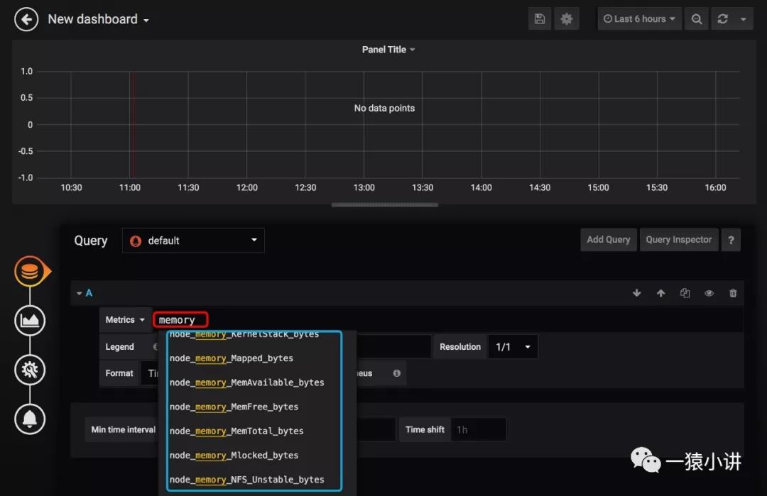
回到首页,点击 New dashboard --> Add Query。


Panel Title 下拉菜单选择 edit,输入指标会自动提示呦。

效果所见即所得。

到这儿,采用 Prometheus Server + Grafana + node_exporter 对机器性能指标监控的实战,就算演示操作完毕,点到为止,接下来看看 flink 监控如何集成。
2. Prometheus 如何监控 flink?
第一步:下载 pushgateway 镜像,并完成启动。
# 下载 pushgateway 镜像docker pull prom/pushgateway# 启动 pushgatewaydocker run -d -p 9091:9091 prom/pushgateway
第二步:在 prometheus.yml 中添加 pushgateway 的配置,用于告诉 Prometheus 监控 pushgateway,并重新启动 prometheus。
global:scrape_interval: 60sevaluation_interval: 60sscrape_configs:job_name: prometheusstatic_configs:targets: ['localhost:9090']labels:instance: 'prometheus'job_name: linuxstatic_configs:targets: ['IP:9100']labels:instance: 'linux'job_name: 'pushgateway'static_configs:targets: ['IP:9091']labels:instance: 'pushgateway'
第三步:针对 flink 添加监控集成包,直接把 flink-1.8.1/opt 目录下的 flink-metrics-prometheus-1.8.1.jar 包复制一份到 flink-1.8.1/lib 目录下即可。
第四步:然后在 flink 配置文件 flink-conf.yml 中添加如下内容(注意修改IP),启动 flink 即可。
##metricsmetrics.reporter.promgateway.class: org.apache.flink.metrics.prometheus.PrometheusPushGatewayReportermetrics.reporter.promgateway.host: YOUR_CONF_IPmetrics.reporter.promgateway.port: 9091metrics.reporter.promgateway.jobName: myJobmetrics.reporter.promgateway.randomJobNameSuffix: truemetrics.reporter.promgateway.deleteOnShutdown: false
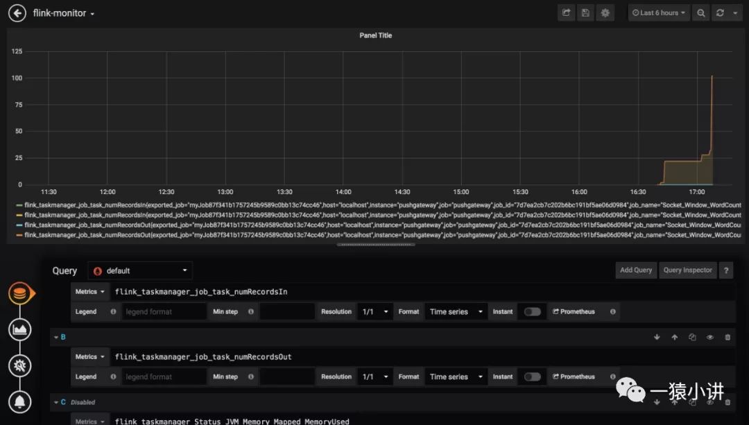
第五步:回到 Grafana 首页,点击 New dashboard,创建一个新的 dashboard,选择 flink(注意如果没有出现 flink,那说明 flink 没有启动)。

选择并添加相关指标看一看。

好了,到这 Prometheus 监控 flink 也就完毕了,后续就是监控指标如何展示的更好的问题,不再赘述。
3. 有钟意的 dashboard,Grafana 如何让她变成自己的?
网站 https://grafana.com/grafana/dashboards 提供了一系列的模板,可供使用,那该如何导入到自己的 Grafana 下呢?
第一步:选择钟意的 dashboard,获取对应的 dashboard 编号。

第二步:回到自己的 Grafana 首页,选择"+" --> Import

然后输入 Copy 的 dashboard 编号,点击 load。

效果所见即所得,高端大气上档次。

好了,帅气的 Prometheus 与高颜值的 Grafana 擦出的烟火就放到这儿吧。不过在结束之前,还是归拢一下本次演示遇到的问题吧,以供你参考。
4. 问题集锦
问题一:Cannot connect to the Docker daemon at unix:///var/run/docker.sock. Is the docker daemon running?
linux解决方案systemctl daemon-reloadsystemctl restart docker.servicedocker 服务就行了。
问题二:Get http://localhost:9100/metrics: dial tcp [::1]:9100: connect: connection refused
解决方案:修改 prometheus.yml 文件中 targets: ['localhost:PORT'] 中的 localhost:PORT 修改为真实 IP:PORT 就行了。
问题三:启动 grafana 时始终失败。
mkdir: cannot create directory '/var/lib/grafana/plugins': Permission deniedGF_PATHS_DATA='/var/lib/grafana' is not writable.You may have issues with file permissions, more information here: http://docs.grafana.org/installation/docker/#migration-from-a-previous-version-of-the-docker-container-to-5-1-or-later
解决方案:chmod 777 /opt/grafana-storage
问题四:Prometheus 监控 flink 时,始终找不到 PrometheusPushGatewayReporter。
java.lang.ClassNotFoundException: org.apache.flink.metrics.prometheus.PrometheusPushGatewayReporter
解决方案:直接把 flink-1.8.1/opt 目录下的 flink-metrics-prometheus-1.8.1.jar 包复制一份到 flink-1.8.1/lib 目录下即可。
5. 命令集锦
docker pull prom/node-exporter //拉取镜像docker images //查看本机所有镜像docker run ... //创建一个新的容器docker stop $(docker ps -a -q) //停止所有容器docker rm $(docker ps -a -q) //删除所有容器docker logs -f --tail=10 CONTAINER_ID //查看容器的最后10行的日志
好了,每天进步一点点, 一年后你的进步将远远超乎你的想象。如果感觉文章有点意思,请多多分享转发吧。

本文分享自微信公众号 - 一猿小讲(yiyuanxiaojiangV5)。
如有侵权,请联系 support@oschina.cn 删除。
本文参与“OSC源创计划”,欢迎正在阅读的你也加入,一起分享。
来源:oschina
链接:https://my.oschina.net/u/4498636/blog/4382203


