项目介绍
JeecgBoot是一款基于代码生成器的低代码开发平台,开源界“小普元”超越传统商业企业开发平台!采用前后端分离架构:SpringBoot 2.x,Ant Design&Vue,Mybatis-Plus,Shiro,JWT。强大的代码生成器让前后端代码一键生成,无需写任何代码! 引领新的低代码开发模式(OnlineCoding模式-> 代码生成器模式-> 手工MERGE智能开发),帮助Java项目解决70%的重复工作,让开发更多关注业务逻辑。既能快速提高开发效率,帮助公司节省成本,同时又不失灵活性。JeecgBoot还独创在线开发模式(低代码):在线表单、在线报表、在线图表、在线工作流、插件能力等等。。
当前版本:v_2.2.1 | 2020-07-13
源码下载
https://github.com/zhangdaiscott/jeecg-boot
https://gitee.com/jeecg/jeecg-boot
技术文档
在线演示:http://boot.jeecg.com
视频教程:入门视频
技术文档:http://doc.jeecg.com
常见问题: http://t.cn/A6voGt6P
QQ群:②769925425、①284271917(满)
升级日志
此版本为稳定版本,主要修复2.2版本的已发现Bug和优化功能,同时提交了多租户支持代码。
功能优化
新功能: 多租户代码提交,平台默认支持多租户
新功能: JeecgCloud微服务版本对应的路由网关配置页面提交
新功能: 新增图片剪切示例代码
docker部署改造,换成docker-compose方式
升级底层依赖到最新 mybatis-plus、fastjson、autopoi、hutool-all
代码生成器,列表支持详情页面(表单拆分module、form方便对接流程)
代码生成器,组件完善,表单支持多列(根据online配置生成)
代码生成器,弹窗module宽度根据online列数适配
代码生成器,抽屉表单样式优化
代码生成器,生成的列表,操作列默认没固定
优化定时任务功能
系统右上角,加一个清理缓存功能
分类字典导入导出
行编辑 JEditabletable性能优化
优化前端打包js文件太大问题(减小online依赖大小,暂时取消online的富文本和markdown的支持)
版本升级不兼容
Antdv1.6.2版本全屏写法不兼容(暂未提交升级,提前兼容)
Popup 迁移代码位置,需要考虑兼容写法
Issues修复
Online报表导出功能,只能导出前10条记录 #1339
前端打包js文件太大(7M),造成第一次访问速度太慢(60秒以上) #1343
OnLine表单-在附表使用不是主表的ID做外键的情况下,内嵌子表主题,无法显示正常,其他主题正常 #I1GN28
在线开发,使用下拉搜索框的话,生成代码查询条件为普通输入框 #I1C4A9
在线开发,表生成视图后有几个bug #1344
在线报表,导出信息不全 #1230
Online在线表单设置 树结构表查询条件无法生成 issues/I1K5MY
单表树生成代码后编辑节点的字典字段,单击确定后列表不会刷新该字段 issues/I1LRSD
单表树如果表中有字典,无法翻译字典issues/I1LRSC
online表单开发,勾上“是否排序”,页面无排序功能issues/I1N6Z1
在线报表配置生成的页面,点击导出按钮,导出的结果是当前页数据(默认是10条)#1196
Online在线表单时间选择组件无法选择,浏览器报错 #1307
erp 主题 编辑附表数据消失 #I1HF0G
online 基础篇-SQL增强部分变量可用的问题 #1154
Online表单主题选择“ERP主题(一对多)”时时间字段不能弹出时间供选择 #1405
mybatis-plus升级到3.3.2 #1317
恢复markdown编辑器 #1250
jEditableTable中jpopup弹窗回填下拉字典值的时候,下拉字典未能成功赋值 #1141
jEditabletable组件中jpopup清空当前值,未能同时清空携带返回回填的其他值 #1137
JEditableTable.vue卡顿原因之一buildProps #1177
JEditTable下使用slot模式下,JSearchSelectTag无法选中。 #1095
JS命名错误 #1381
popup生成代码后多选失效 #1373
首页修改主题颜色后左侧导航首页字体还是默认蓝色字体 #1057
在角色选择器上添加@change事件,会导致触发两次事件 #1086
前端页面有告警:Warning: [antdv: LocaleProvider] #1204
找回密码时短信验证码存Redis没有设置过期时间,造成之后都无法发送验证码 #1199
日历控件无法使用 #1218
Cacheable(value = CacheConstant.SYSDICTTABLE_CACHE)缓存并没有起作用 #1182
JAreaLinkage 省市区选择组件数据回填间隔失效 #1183
部门选择组件自定义返回值,数据无法回填 #1163
前端自定义组件JCategorySelect 无法开启多选功能,开启后多选功能无效 #I1HZZZ
表单风格问题 #1277
第三方登录失败 #1247
如何去掉左侧导航栏中的“首页” #I1J75V
最新版本select dict组件有问题 #1262
登录代码验证用户是否注销有bug,if条件永远为false #1240
系统通告选人bug #1265
关于富文本菜单栏按钮文字找不到问题 #1309
Tinymce富文本bug #1268
a-tabs下的a-tab-pane中有富文本组件j-editor,切换tab页签后j-editor内容会消失 #1258
前端HeaderNotice.vue,websocketclose方法不存在 #1285
系统设置-主题色Bug #1281
前端页面右上的退出登录按钮Bug #1259
j-dict-select-tag不显示placeholder的文字 #I1IJ1T
markdown编辑器显示格式有问题 在线开发 #1314
上传附件名带 # 号等,被url解析,无法下载,部门选择器能否增加父子关联prop #1327
上传文件出现: The temporary upload location is not valid. #1320
用户表 org_code字段内容有的是A05A04A03,有的却是“财务部”导致数据权限过滤失败 #1296
标签下划线颜色不随主题改变. 这个问题和#1057一样,但是在color.less中添加了代码还是不行 #1361
查询用户时,用orgCode显示部门名称,造成在保存的时候用名字覆盖掉了部门的编码 #I1IWOH
翘首期待 JPopup 组件的开源 #I1G5YS
JCodeEditor组件在modal里使用时,光标选择内容 显示的不对 #1222
MiniArea 组件属性传递 大小写错误 #1301
常见案例中一对多示例添加子表时,删除存在BUG #1354
定时任务ui建议新增一个立即运行一次定时任务的功能,方便开发调试 #1015
Excel按模板导出有Bug #1136
导入死循环bug #1364
上传图片,当关掉页面再次进入上传页,图片中+图标消失 #1358
读取空白excel死循环,生产环境直接CPU100% #15
Bug Found: org.jeecgframework.poi.util.PoiElUtil.isTrue: #11
一对多表单校验bug #1360
WAR部署,WebSocketConfig注入 bean 失败异常;注掉WebSocketConfig类下代码后正常启动; #1133
war包部署失败 #1147
一个用户有多个部门,但是只能分配一个部门角色,新角色进来,旧角色会被删除 #1164
上传组件J-upload设置单个文件上传 #1165
附表数据修改后消失 #I1HFR8
第三方登录bug #I1G4X9
升级到该版本后,登录页面的验证码无法正常加载 #1228
tabs组件,使用卡片样式失效 #1170
JUpload fileList[a].response不存在 #1229
autopoi 1.1.2 三元表达式,数字对比的bug #1427
autopoi1.1.2 只有一行数据时,会导致崩溃. #1428
为什么选择 JeecgBoot?
开源界“小普元”超越传统商业企业级开发平台。引领新的开发模式(Online Coding- > 代码生成器 - > 手工MERGE智能开发), 可以帮助解决Java项目70%的重复工作,让开发更多关注业务逻辑。既能快速提高开发效率,帮助公司节省人力成本,同时又不失灵活性。
采用最新主流前后分离框架(SpringBoot+Mybatis-plus+Ant-Design+Vue),容易上手; 代码生成器依赖性低,灵活的扩展能力,可灵活实现二次开发;
开发效率很高,采用代码生成器,单表数据模型和一对多(父子表)、树列表等数据模型,增删改查功能自动生成,菜单配置直接使用(前端代码和后端代码都一键生成);
代码生成器提供强大模板机制,支持自定义模板风格。目前提供四套风格模板(单表两套、一对多两套)
封装完善的用户、角色、菜单、组织机构、数据字典、在线定时任务等基础功能。强大的权限机制,支持访问授权、按钮权限、数据权限、表单权限等
零代码在线开发能力,在线配置表单、在线配置报表、在线配置图表、在线设计表单
常用共通封装,各种工具类(定时任务,短信接口,邮件发送,Excel导入导出等),基本满足80%项目需求
简易Excel导入导出,支持单表导出和一对多表模式导出,生成的代码自带导入导出功能
集成简易报表工具,图像报表和数据导出非常方便,可极其方便的生成图形报表、pdf、excel、word等报表;
采用前后分离技术,页面UI精美,针对常用组件做了封装:时间、行表格控件、截取显示控件、报表组件,编辑器等等
查询过滤器:查询功能自动生成,后台动态拼SQL追加查询条件;支持多种匹配方式(全匹配/模糊查询/包含查询/不匹配查询);
数据权限(精细化数据权限控制,控制到行级,列表级,表单字段级,实现不同人看不同数据,不同人对同一个页面操作不同字段
在线配置报表(无需编码,通过在线配置方式,实现曲线图,柱状图,数据等报表)
页面校验自动生成(必须输入、数字校验、金额校验、时间空间等);
提供单点登录CAS集成方案,项目中已经提供完善的对接代码
表单设计器,支持用户自定义表单布局,支持单表,一对多表单、支持select、radio、checkbox、textarea、date、popup、列表、宏等控件
专业接口对接机制,统一采用restful接口方式,集成swagger-ui在线接口文档,Jwt token安全验证,方便客户端对接
接口安全机制,可细化控制接口授权,非常简便实现不同客户端只看自己数据等控制
高级组合查询功能,在线配置支持主子表关联查询,可保存查询历史
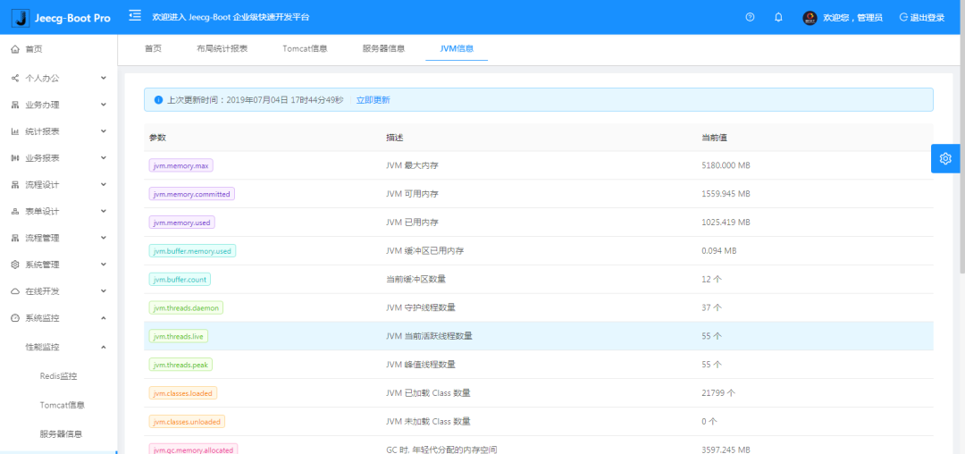
提供各种系统监控,实时跟踪系统运行情况(监控 Redis、Tomcat、jvm、服务器信息、请求追踪、SQL监控)
消息中心(支持短信、邮件、微信推送等等)
集成Websocket消息通知机制
提供APP发布方案:
支持多语言,提供国际化方案;
数据变更记录日志,可记录数据每次变更内容,通过版本对比功能查看历史变化
平台UI强大,实现了移动自适应
平台首页风格,提供多种组合模式,支持自定义风格
提供简单易用的打印插件,支持谷歌、IE浏览器等各种浏览器
示例代码丰富,提供很多学习案例参考
采用maven分模块开发方式
支持菜单动态路由
权限控制采用 RBAC(Role-Based Access Control,基于角色的访问控制)
系统截图
大屏数据模板


PC端

手机端

PAD端

欢迎吐槽,欢迎star~
本文分享自微信公众号 - JEECG(jeecg521)。
如有侵权,请联系 support@oschina.cn 删除。
本文参与“OSC源创计划”,欢迎正在阅读的你也加入,一起分享。
来源:oschina
链接:https://my.oschina.net/u/930898/blog/4643445