目录
正文
第一章 zabbix监控的意义
1.1 为什么要监控
- 业务安全性的保障
- 系统的保障
- 产品持续性的运行
1.2 监控的内容

1.3 zabbix的选择性
- [x] 纯命令监控太局限性
- [x] 监控三剑客(Nagios、zabbix、Cacti )
- [x] 可及时发现故障,并在故障恢复的第一时间得到通知
- [x] 灵活运用,包括zabbix的阈值定义,自动发现,API接口,触发动作等功能
1.4 zabbix的工作组件及告警流程


- 数据采集:Zabbix 通过 SNMP、Agent、ICMP、SSH、IPMI 等对系统进行数据采集。
- 数据存储: Zabbix存储在MySQL上,也可以存储在其他数据库服务。
- 数据分析:当我们事后需要复盘分析故障时,zabbix能给我们提供图形以及时间等相关信息,方面我们确定故障所在。
- 数据展示:web界面展示、(移动APP、java_php开发一个web界面也可以)。
- 监控报警:电话报警、邮件报警、微信报警、短信报警、报警升级机制等(无论什么报警都可以)。
- 报警处理:当接收到报警,我们需要根据故障的级别进行处理,比如:重要紧急、重要不紧急,等。根据故障的级别,配合相关的人员进行快速处理。
第二章 zabbix的安装部署及使用
注意:安装zabbix要求还是比较多的
硬件方面:以监控主机台数而定。
软件方面:源码安装,lamp/lnmp的版本要求,php的扩展包等。
https://www.zabbix.com zabbix的官方网站。
2.1 源码安装zabbix服务端
部署nginx
[root@localhost opt]# yum install gcc openssl openssl-devel pcre pcre-devel -y #安装依赖
[root@localhost opt]# rz -y #rz上传软件包
[root@localhost opt]# ls
nginx-1.12.2.tar.gz
[root@localhost opt]# useradd -r -s /sbin/nologin nginx #创建nginx用户
[root@localhost opt]# tar xf nginx-1.12.2.tar.gz && cd nginx-1.12.2 #解压,进入目录
[root@localhost nginx-1.12.2]# ./configure --user=nginx --group=nginx --prefix=/usr/local/nginx --with-http_stub_status_module --with-http_ssl_module #编译
[root@localhost nginx-1.12.2]# make && make install #安装
[root@localhost nginx-1.12.2]# /usr/local/nginx/sbin/nginx #直接启动nginx
[root@localhost nginx-1.12.2]# ps -ef |grep nginx #可查看nginx是否启动
部署php
[root@localhost nginx-1.12.2]# yum install -y gcc gcc-c++ make gd-devel libxml2-devel \
> libcurl-devel libjpeg-devel libpng-devel openssl-devel \
> libxslt-devel #安装依赖
[root@localhost opt]# rz -y #上传软件包,亦可直接wget
[root@localhost opt]# ls
php-5.6.36.tar.gz
******************************************************************************************
[root@localhost opt]# wget http://docs.php.net/distributions/php-5.6.36.tar.gz
[root@localhost opt]# tar xf php-5.6.36.tar.gz #解压
[root@localhost opt]# cd php-5.6.36/ #进入安装目录
[root@localhost php-5.6.36]# ./configure --prefix=/usr/local/php \
> --with-config-file-path=/usr/local/php/etc \
> --enable-fpm --enable-opcache \
> --with-mysql --with-mysqli \
> --enable-session --with-zlib --with-curl --with-gd \
> --with-jpeg-dir --with-png-dir --with-freetype-dir \
> --enable-mbstring --enable-xmlwriter --enable-xmlreader \
> --enable-xml --enable-sockets --enable-bcmath --with-gettext #编译
[root@localhost php-5.6.36]# make -j 8 && make install #安装
[root@localhost php-5.6.36]# cp php.ini-production /usr/local/php/etc/php.ini #拷贝模块文件
[root@localhost php-5.6.36]# cp sapi/fpm/php-fpm.conf /usr/local/php/etc/php-fpm.conf
[root@localhost php-5.6.36]# cp sapi/fpm/init.d.php-fpm /etc/init.d/php-fpm
[root@localhost php-5.6.36]# cp sapi/fpm/php-fpm.service /usr/lib/systemd/system/
[root@localhost php-5.6.36]# chmod +x /etc/init.d/php-fpm #启动文件权限
[root@localhost php-5.6.36]# /etc/init.d/php-fpm start #启动php
部署mysql
[root@localhost php-5.6.36]# yum install cmake make gcc-c++ cmake bison-devel ncurses-devel perl-Module-Install.noarch -y #安装依赖
[root@localhost opt]# wget http://cdn.mysql.com/archives/mysql-5.6/mysql-5.6.27.tar.gz #下载mysql软件包
[root@localhost opt]# groupadd mysql #创建mysql组
[root@localhost opt]# useradd mysql -s /sbin/nologin -M -g mysql #创建mysql用户
[root@localhost opt]# mkdir -p /data/mysql && mkdir -p /usr/local/mysql #创建存储数据目录
[root@localhost opt]# tar xf mysql-5.6.27.tar.gz #解压mysql软件包
[root@localhost opt]# cd mysql-5.6.27/ #进入mysql目录
[root@localhost mysql-5.6.27]# cmake -DCMAKE_INSTALL_PREFIX=/usr/local/mysql -DMYSQL_DATADIR=/data/mysql -DSYSCONFDIR=/etc -DWITH_MYISAM_STORAGE_ENGINE=1 -DWITH_INNOBASE_STORAGE_ENGINE=1 -DWITH_MEMORY_STORAGE_ENGINE=1 -DWITH_READLINE=1 -DMYSQL_UNIX_ADDR=/var/lib/mysql/mysql.sock -DMYSQL_TCP_PORT=3306 -DENABLED_LOCAL_INFILE=1 -DWITH_PARTITION_STORAGE_ENGINE=1 -DEXTRA_CHARSETS=all -DDEFAULT_CHARSET=utf8 -DDEFAULT_COLLATION=utf8_general_ci #编译
[root@localhost mysql-5.6.27]# make -j 8 && make install #安装
[root@localhost mysql-5.6.27]# cp support-files/my-default.cnf /etc/my.cnf #配置文件
[root@localhost mysql-5.6.27]# vim /etc/my.cnf ##修改配置文件
##在[mysqld]中增加一行
datadir=/data/mysql
log_bin=mysql-bin
[root@localhost mysql-5.6.27]# cp -rf support-files/mysql.server /etc/init.d/mysql
[root@localhost mysql-5.6.27]# chown -R mysql.mysql /data/mysql
[root@localhost mysql-5.6.27]# chown -R mysql.mysql /usr/local/mysql
[root@localhost mysql-5.6.27]# chmod +x /etc/init.d/mysql
[root@localhost mysql-5.6.27]# /usr/local/mysql/scripts/mysql_install_db --basedir=/usr/local/mysql/ --datadir=/data/mysql --user=mysql #初始化
[root@localhost mysql-5.6.27]# ln -s /usr/local/mysql/bin/mysql /usr/bin #mysql命令链接
[root@localhost mysql-5.6.27]# /etc/init.d/mysql start #启动mysql
[root@localhost mysql-5.6.27]# mysql -uroot -p #登陆mysql
mysql> use mysql;
mysql> UPDATE user SET Password=PASSWORD('123456.') where USER='root'; #修改密码
mysql> FLUSH PRIVILEGES;
[root@localhost mysql-5.6.27]# mysql -uroot -pMa123456. #用新密码登陆
mysql> create database zabbix; #创建zabbix数据库
mysql> grant all on zabbix.* to 'zabbix'@'localhost' identified by '123456.'; #授权用户
mysql> quit #退出
########################################################################################
以下为导入zabbix数据,schema.sql,images.sql,data.sql文件在zabbix-4.0.0/database/mysql目录
########################################################################################
[root@localhost mysql]# mysql -uzabbix -p123456. zabbix < schema.sql
[root@localhost mysql]# mysql -uzabbix -p123456. zabbix < images.sql
[root@localhost mysql]# mysql -uzabbix -p123456. zabbix < data.sql
部署zabbix_server
[root@localhost opt]# yum install libxml2-devel libcurl-devel libevent-devel net-snmp-devel mysql-community-devel -y
[root@localhost opt]# tar xf zabbix-4.0.0.tar.gz && cd zabbix-4.0.0/ #解压并进入
[root@localhost zabbix-4.0.0]# groupadd zabbix
[root@localhost zabbix-4.0.0]# useradd -g zabbix zabbix -s /sbin/nologin
./configure --prefix=/usr/local/zabbix --enable-server --enable-proxy --enable-agent --with-mysql=/usr/local/mysql/bin/mysql_config --with-net-snmp --with-libcurl --with-libxml2 [root@localhost zabbix-4.0.0]# make && make install
[root@localhost zabbix-4.0.0]# ls /usr/local/zabbix/ #zabbix目录路径
bin etc lib sbin share
[root@localhost zabbix-4.0.0]# vim /usr/local/zabbix/etc/zabbix_server.conf #配置文件
DBHost=localhost
DBName=zabbix
DBUser=zabbix
DBPassword=Ma123456.
[root@localhost bin]# vi /usr/lib/systemd/system/zabbix_server.service #配置systemd文件
[Unit]
Description=Zabbix Server
After=syslog.target
After=network.target
[Service]
Environment="CONFFILE=/usr/local/zabbix/etc/zabbix_server.conf"
EnvironmentFile=-/etc/sysconfig/zabbix-server
Type=forking
Restart=on-failure
PIDFile=/tmp/zabbix_server.pid
KillMode=control-group
ExecStart=/usr/local/zabbix/sbin/zabbix_server -c $CONFFILE
ExecStop=/bin/kill -SIGTERM $MAINPID
RestartSec=10s
TimeoutSec=0
[Install]
WantedBy=multi-user.target
[root@localhost bin]# systemctl start zabbix_server.service #直接启动zabbix
[root@localhost bin]# ps -ef |grep zabbix #查看zabbix进程
[root@localhost bin]# /usr/local/zabbix/sbin/zabbix_agentd #启动zabbix_agent
[root@localhost bin]# ps -ef |grep zabbix_agent #查看agent进程
部署web界面安装
[root@localhost zabbix-4.0.0]# cp -rf /opt/zabbix-4.0.0/frontends/php/* /usr/local/nginx/html/ #把zabxix的前端页面拷贝到nginx的发布目录
[root@localhost zabbix-4.0.0]# vim /usr/local/php/etc/php.ini #修改php配置文件
max_execution_time = 300
post_max_size = 16M
max_input_time = 300
always_populate_raw_post_data = -1
date.timezone = Asia/Shanghai
mysqli.default_socket = /var/lib/mysql/mysql.sock
[root@localhost zabbix-4.0.0]# /etc/init.d/php-fpm restart #重启php-fpm
[root@localhost zabbix-4.0.0]# vim /usr/local/nginx/conf/nginx.conf #nginx整合php
server {
listen 80;
server_name localhost;
access_log logs/zabbix.access.log main;
location / {
root html;
index index.php index.html index.htm;
}
location ~ \.php$ {
root html;
fastcgi_pass 127.0.0.1:9000;
fastcgi_index index.php;
fastcgi_param SCRIPT_FILENAME $document_root$fastcgi_script_name;
include fastcgi_params;
}
}
[root@localhost zabbix-4.0.0]# /usr/local/nginx/sbin/nginx -t #检查nginx配置文件
[root@localhost zabbix-4.0.0]# /usr/local/nginx/sbin/nginx -s reload #重新加载nginx配置文件
####################################################################################
至此,zabbix已经安装完成,直接IP即可访问。
安装步骤:
1.配置DB,
2.配置zabbix用户
3.下载文件,直接写入/usr/local/nginx/html/conf/zabbix.conf.php文件
<?php
// Zabbix GUI configuration file.
global $DB;
$DB['TYPE'] = 'MYSQL';
$DB['SERVER'] = 'localhost';
$DB['PORT'] = '3306';
$DB['DATABASE'] = 'zabbix';
$DB['USER'] = 'zabbix';
$DB['PASSWORD'] = 'Ma123456.';
// Schema name. Used for IBM DB2 and PostgreSQL.
$DB['SCHEMA'] = '';
$ZBX_SERVER = 'localhost';
$ZBX_SERVER_PORT = '10051';
$ZBX_SERVER_NAME = '';
$IMAGE_FORMAT_DEFAULT = IMAGE_FORMAT_PNG;
4.直接登陆,(默认用户Admin,密码zabbix)
5.修改页面为中文
点击右上角用户--Language--chinese(zh_CN)--update即可
2.2 yum安装zabbix服务端
====yum安装mysql====
[root@localhost ~]# yum -y install yum-utils #安装插件
[root@localhost ~]# rpm -ivh https://dev.mysql.com/get/mysql80-community-release-el7-1.noarch.rpm #安装mysql源
[root@localhost ~]# yum-config-manager --disable mysql80-community #安装mysql180
[root@localhost ~]# yum-config-manager --enable mysql57-community #安装mysql157
[root@localhost ~]# yum install mysql-community-server #下载mysql
[root@localhost ~]# yum install mysql-community-server -y #安装mysql-server
[root@localhost ~]# systemctl start mysqld #启动mysql
[root@localhost ~]# systemctl status mysqld #查看mysql状态
[root@localhost ~]# grep 'temporary password' /var/log/mysqld.log #查看mysql随机密码
[root@localhost ~]# mysql -uroot -pXp.8nzZVFzri #登陆mysql
mysql> ALTER USER 'root'@'localhost' IDENTIFIED BY 'Ma123456.'; #重新设置mysql密码
[root@localhost etc]# cp my.cnf my.cnf.bak #备份一下mysql配置文件
[root@localhost etc]# vim /etc/my.cnf #重新设置mysql配置文件
[mysql]
socket = /tmp/mysql.sock #socker路径
[mysqld]
user = mysql #用户
port = 3306 #端口
datadir = /var/lib/mysql #数据目录
socket = /tmp/mysql.sock #socker路径
bind-address = 0.0.0.0 #监听地址
pid-file = /var/run/mysqld/mysqld.pid #pid文件路径
character-set-server = utf8 #字符集UTF8
collation-server = utf8_general_ci
log-error = /var/log/mysqld.log #error日志
#####mysql基本调优####
max_connections = 10240 #最大用户连接数
open_files_limit = 65535 #打开文件数
innodb_buffer_pool_size = 3G #缓存池大小
innodb_flush_log_at_trx_commit = 2 #每一次事务提交是否写入硬盘
innodb_log_file_size = 256M #mysql事务日志文件大小
[root@localhost etc]# systemctl restart mysqld #重启mysql
====yum安装zabbix====
[root@localhost ~]# rpm -ivh http://repo.zabbix.com/zabbix/4.0/rhel/7/x86_64/zabbix-release-4.0-1.el7.noarch.rpm #安装zabbix源
[root@localhost ~]# yum install zabbix-server-mysql zabbix-web-mysql -y #安装zabbix
[root@localhost ~]# mysql -uroot -pMa123456. ##进入mysql
mysql> create database zabbix; ##创建zabbix数据库
mysql> grant all on zabbix.* to 'zabbix'@'localhost' identified by 'Ma123456.';
##授权zabbix用户访问
[root@localhost ~]# cd /usr/share/doc/zabbix-server-mysql-4.0.7/ ##进入到mysql文档目录
[root@localhost zabbix-server-mysql-4.0.7]# zcat create.sql.gz | mysql -uroot -pMa123456. zabbix ###导入到zabbix库里面
[root@localhost ~]# vim /etc/zabbix/zabbix_server.conf #修改zabbix配置
DBPassword=Ma123456. #配置mysql密码地址用户
[root@localhost ~]# systemctl start zabbix-server #启动zabbix
====修改apache====
[root@localhost ~]# vim /etc/httpd/conf.d/zabbix.conf #修改apache配置文件
php_value date.timezone Asia/Shanghai #修改时区为上海
[root@localhost ~]# systemctl start httpd #启动apache
-----------------------------------------------------------------------------------------
###直接访问ip/zabbix即可
例如:192.168.1.100/zabbix(图形安装这里不做教程)
初次登陆可以修改界面为中文,很简单,直接点击右上角用户--Language--chinese(zh_CN)--update即可
2.3 Docker最小化安装zabbix服务端
使用内置 MySQL 数据库、Zabbix server、基于 Nginx Web 服务器的 Zabbix Web 界面和 Zabbix Java gateway 来运行 Zabbix 应用。
[root@localhost ~]# docker run --name zabbix-appliance -t \
-p 10051:10051 \
-p 80:80 \
-d zabbix/zabbix-appliance:latest
直接通过IP访问,(默认用户Admin,密码zabbix)
修改页面为中文
点击右上角用户--Language--chinese(zh_CN)--update即可
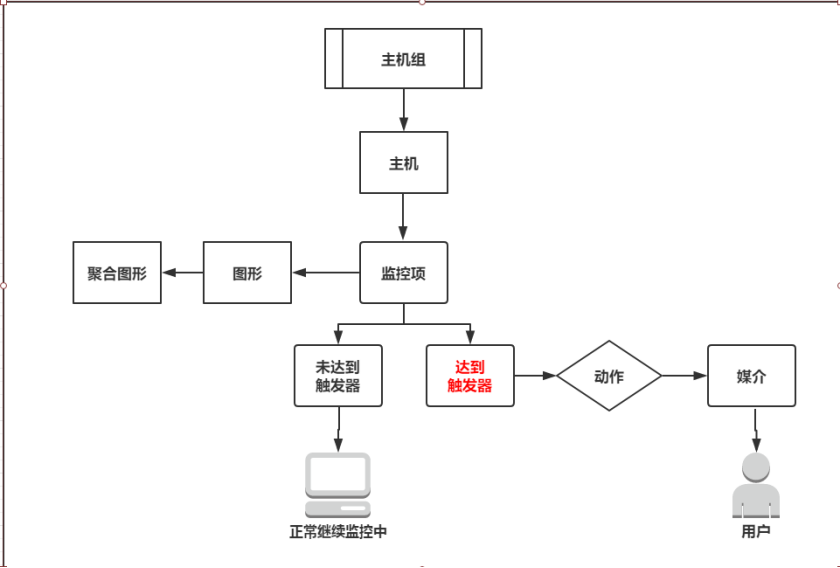
2.3 zabbix的专业术语介绍
| zabbix术语 | 注解 |
|---|---|
| 主机(host) | 被监控主机 |
| 主机组 (host group) | 被监控主机群组 |
| 监控项 (item) | agent端的某个被监控值 |
| 触发器 (trigger) | 与被监控对比及判断的值 |
| 动作 (action) | 对触发器响应需要做相应的措施 |
| 媒介 (media) | 动作的方式 |
2.4 zabbix的专业术语之间的关系

第三章 zabbix_agent部署及监控
3.1 zabbix_agent的部署
rpm -ivh http://repo.zabbix.com/zabbix/4.0/rhel/7/x86_64/zabbix-release-4.0-1.el7.noarch.rpm
个别主机需要添加zabbix的yum网络源,云主机不需要。
[root@localhost ~]# yum install zabbix-agent -y #直接yum安装agent
[root@localhost ~]# vim /etc/zabbix/zabbix_agentd.conf #agent配置文件
PidFile=/var/run/zabbix/zabbix_agentd.pid #pid文件地址
LogFile=/var/log/zabbix/zabbix_agentd.log #log文件的地址
Server=192.168.8.19 #zabbix_server的IP地址
ListenIP=192.168.8.22 #zabbix_agent的监听地址
ServerActive=192.168.8.19 #agent主动汇报的一个地址(一般改为server的IP地址)
Hostname=192.168.8.22 #agent的用户名(一般可修改为IP)
Include=/etc/zabbix/zabbix_agentd.d/*.conf #引入有效配置文件
# UnsafeUserParameters=0 #自定义key
[root@localhost ~]# systemctl start zabbix-agent #启动zabbix_agent
[root@localhost ~]# ps -ef |grep zabbix_agent #查看zabbix_agent
#############################################################################################
可直接在zabbix-server端测试是否能连接zabbix-agent,如下:
[root@localhost ~]# /usr/local/zabbix/bin/zabbix_get --help #查看zabbix_get命令
/usr/local/zabbix/bin/zabbix_get -s 192.168.8.22 -p 10050 -k "system.cpu.load[all,avg1]"
/usr/local/zabbix/bin/zabbix_get -s 192.168.8.22 -p 10050 -k "system.hostname"
如有回值,则代表正在监听中
防火墙及selinux是需要关闭的。
3.2 zabbix-web创建主机及基本监控
创建主机群组

创建主机

添加主机

添加监控项

添加图形

查看图形

=======触发器这里不做图解
3.3 自定义监控--UserParameters
https://www.zabbix.com/documentation/4.0/zh/manual/config/items/userparameters
官方文档解析
- UserParameters的语法:
- UserParameter=,
key:一个用户参数包含一个key,在添加监控项引用,且它是唯一的。
command:你需要执行的用户参数(此参数是有agent代理执行的命令,最多可以返回512KB数据
3.4 UserParameters自定义监控实例
在zabbix_agent端操作:
[root@localhost ~]# vim /etc/zabbix/zabbix_agentd.conf
UserParameter=user-num,cat /etc/passwd |wc -l
[root@localhost ~]# systemctl restart zabbix-agent
在zabbix_server端测试:
[root@localhost ~]# /usr/local/zabbix/bin/zabbix_get -s 192.168.8.22 -p 10050 -k "user-num"
29
有回值,则代表key是有效的。则可直接去zabbix-web上配置。
配置zabbix-web
1.添加监控项

2.添加图形

3.添加触发器


4.最终图形

测试:
可通过创建用户超过触发器可告警
[root@localhost ~]# useradd ma #创建用户,使总用户达到触发器值30
[root@localhost ~]# wc -l /etc/passwd |awk '{print $1}'
30
5.触发图形

第四章 Grafana展示zabbix监控数据
4.1 下载安装Grafana
wget https://s3-us-west-2.amazonaws.com/grafana-releases/release/grafana-5.2.4-1.x86_64.rpm
[root@localhost ~]#yum localinstall grafana-5.2.4-1.x86_64.rpm
[root@localhost ~]# systemctl start grafana-server
[root@localhost ~]# ps -ef |grep grafana
[root@localhost ~]# netstat -plnt |grep 3000
直接访问IP:3000即可访问
默认账号密码都是admin直接登陆
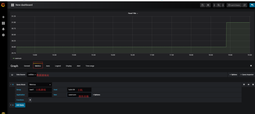
4.2 Grafana添加数据源


grafana-cli plugins install alexanderzobnin-zabbix-app #安装zabbix插件
[root@localhost ~]# systemctl restart grafana-server #重启Grafana
启用zabbix

选择zabbix数据源

配置zabbix数据源
配置数据源选项,要注意Url部分,如果你的Zabbix访问路径为http://192.168.1.1,那么Url就填写http://192.168.1.1/api_jsonrpc.php;Zabbbix API details部分就填写Zabbix的账号密码。

添加zabbix数据源基础仪表步骤:
Configuration --Data Sources --zabbix --Dashboards --Import
4.3 Grafana自定义出图
