1、监控linux机器
node-exporter 被监控的机器安装
https://github.com/prometheus/node_exporter/releases/download/v0.17.0/node_exporter-0.17.0.linux-amd64.tar.gz

这里导入的数据源非彼数据源 ,而是用 grafana画好的 dashborad

这里的数据源 才是选择 prometeus 的数据源

配置----piechart插件
安装pie插件
官网:https://grafana.net/plugins/grafana-piechart-panel
grafana的默认插件目录是/var/lib/grafana/plugins,可以将下载好的插件解压到这个目录,重启grafana即可
service grafana-server restart
/usr/sbin/grafana-cli plugins ls #查看已安装插件

启动

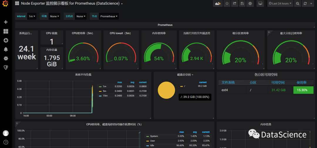
效果图

2、监控Windows机器
wmi-exporter
被监控windows机器安装wmi-exporter,会自动创建一个开机自启的服务
https://github.com/martinlindhe/wmi_exporter/releases
默认wmi-exporter 端口为:9182
- job_name: 'Prometheus'
static_configs:
- targets: ['118.190.217.164:9182']
3、监控mysql
3.1、配置mysql
# 由于小编的服务器是空的,所以需要安装一下这里也做一下记录
# 查看是否安装mysql
yum list installed | grep mysql
# 安装步骤
1、下载mysql 包
rpm -ivh http://dev.mysql.com/get/mysql-community-release-el7-5.noarch.rpm
2、安装mysql
yum install -y mysql-server
# 设置开机启动
systemctl enable mysqld.service
# 检查是否安装了开机启动
systemctl list-unit-files | grep mysqld
# 设置开启服务
systemctl start mysqld.service
# 查看默认密码
grep 'temporary password' /var/log/mysqld.log
# 登录mysql
mysql -uroot -p
# 修改当前用户密码
SET PASSWORD = PASSWORD('123456');
# 开启远程登录,授权root远程登录
GRANT ALL PRIVILEGES ON *.* TO 'root'@'%' IDENTIFIED BY '123456!' WITH GRANT OPTION;
# 刷新立即生效
flush privileges;
3.2、exporter
1、被监控mysql机器安装mysqld-exporter
https://github.com/prometheus/mysqld_exporter/releases/download/v0.11.0/mysqld_exporter-0.11.0.linux-amd64.tar.gz
tar -C /usr/local/ -xvf mysqld_exporter-0.11.0.linux-amd64.tar.gz
2、设置配置文件,user为数据库登录用户,password为这个用户的密码
vi .my.cnf
[client]
user=root
password=123456
3、启动mysqld-exporter

4、prometheus配置文件中加入mysql监控并重启
vim /root/prometheus/prometheus/prometheus.yml
# mysql-exporter 默认端口为 9104
- job_name: 'MySQL'
static_configs:
- targets: ['118.190.217.164:9104']
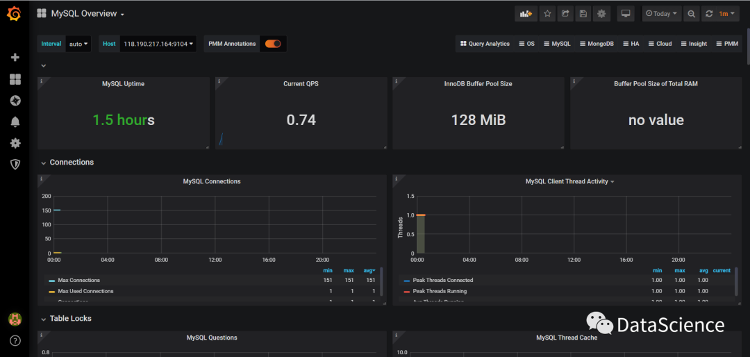
5、设置数据源 grafana界面添加`mysql数据源



添加需要被监控的数据库及相关信息

测试是否成功,如下图:

重启Prometheus服务就可以看到Mysql的配置

6、导入配置好的dashboard,数据源选择mysql数据源即可。(刚安装的所以信息较少)

4、 监控Redis
4.1、配置redis
我们直接去redis 的官网下载:
wget http://download.redis.io/releases/redis-5.0.8.tar.gz
tar xzf redis-5.0.8.tar.gz -C /usr/local
cd /usr/local/redis-5.0.8
make
src/redis-server
发现以下异常警告,需要对Redis做一些配置。

Redis常用配置
vim redis.conf解决方案
考虑到redis一般都是部署在服务器上作为服务存在的。所以,本文的解决方案都是持久性配置,不是临时配置。
第一个警告
将
net.core.somaxconn = 1024添加到/etc/sysctl.conf中,然后执行sysctl -p生效配置。第二个警告
将
vm.overcommit_memory = 1添加到/etc/sysctl.conf中,然后执行sysctl -p生效配置。第三个警告
将
echo never > /sys/kernel/mm/transparent_hugepage/enabled添加到/etc/rc.local中,然后执行source /etc/rc.local生效配置。
#修改daemonize为yes,即默认以后台程序方式运行(还记得前面手动使用&号强制后台运行吗)。
daemonize no
#可修改默认监听端口,如果改了端口启动时需要指定端口号,“ redis-cli -p 6380”
port 6379
#修改生成默认日志文件位置
logfile "/usr/local/redis-5.0.8/redis.log""
#配置持久化文件存放位置
dir ./redisData
#设置redis的密码,默认情况下“requirepass foobared”是被注释的,去掉注释,将“ foobared”改为要设置的密码,重启redis后生效
requirepass foobared
# 例如
requirepass 123456



进入redis目录
启动redis (加上 & 号程序会以后台方式运行)
./redis-server &
4.2、exporter
1、安装redis_exporter
tar xf redis_exporter-v0.15.0.linux-amd64.tar.gz -C /usr/local/
cd /usr/local/
2、启动redis_exporter
默认redis_exporter端口为9121
./redis_exporter redis//118.190.217.164:6379 & -web.listenaddress 118.190.217.164:9121

3、prometheus配置文件中加入redis监控并重启
# 切记要重启
vim /root/prometheus/prometheus/prometheus.yml
- job_name: 'Redis'
static_configs:
- targets: ['118.190.217.164:9121']
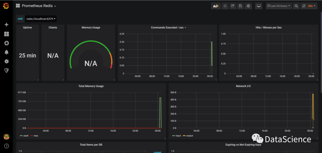
4、grafana导入画好的dashboard

重新启动服务



5、效果总览



福利:



在看和转发
都是一种支持

本文分享自微信公众号 - DataScience(DataScienceTeam)。
如有侵权,请联系 support@oschina.cn 删除。
本文参与“OSC源创计划”,欢迎正在阅读的你也加入,一起分享。
来源:oschina
链接:https://my.oschina.net/u/4159456/blog/4417255

