grafana配置数据面板

China☆狼群 提交于 2020-08-14 07:03:43

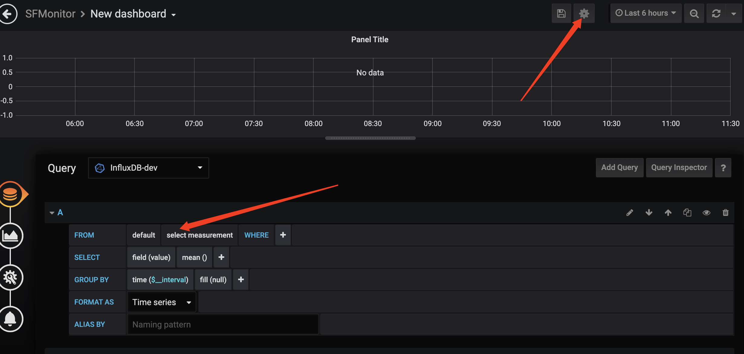
1.add dashboard

2.dashboard setting 

标签
易学教程内所有资源均来自网络或用户发布的内容,如有违反法律规定的内容欢迎反馈
该文章没有解决你所遇到的问题?点击提问,说说你的问题,让更多的人一起探讨吧!