原文参考: https://i4t.com/4152.html
参考:https://blog.csdn.net/mailjoin/article/details/81389700
插件链接:https://grafana.com/grafana/plugins/grafana-kubernetes-app
备注:--query.max-samples=50000000 要设置为50000000,否则前端页面会有报错信息。
grafana k8s插件用于集群中的Prometheus部署。收集的指标包括高级别群集和节点统计信息以及较低级别的容器和容器统计信息。使用高级指标进行提醒,使用低级指标进行故障排除。
强大的Grafana k8s 插件
Grafana
Prometheus 持久化安装
在早期的版本中 Kubernetes 提供了 heapster、influxDB、grafana 的组合来监控系统,所以我们可以在 Dashboard 中看到 heapster 提供的一些图表信息,在后续的版本中会陆续移除掉 heapster,现在更加流行的监控工具是 prometheus,prometheus 是 Google 内部监控报警系统的开源版本,是 Google SRE 思想在其内部不断完善的产物,它的存在是为了更快和高效的发现问题,快速的接入速度,简单灵活的配置都很好的解决了这一切,而且是已经毕业的 CNCF 项目。
Dashboard的时间需要修改改一下,改成UTC并且+10小时
之前我们说过grafana监控K8s,当时使用的模板,自己进行修改的值。grafana有一个专门针对Kubernetes集群监控的插件
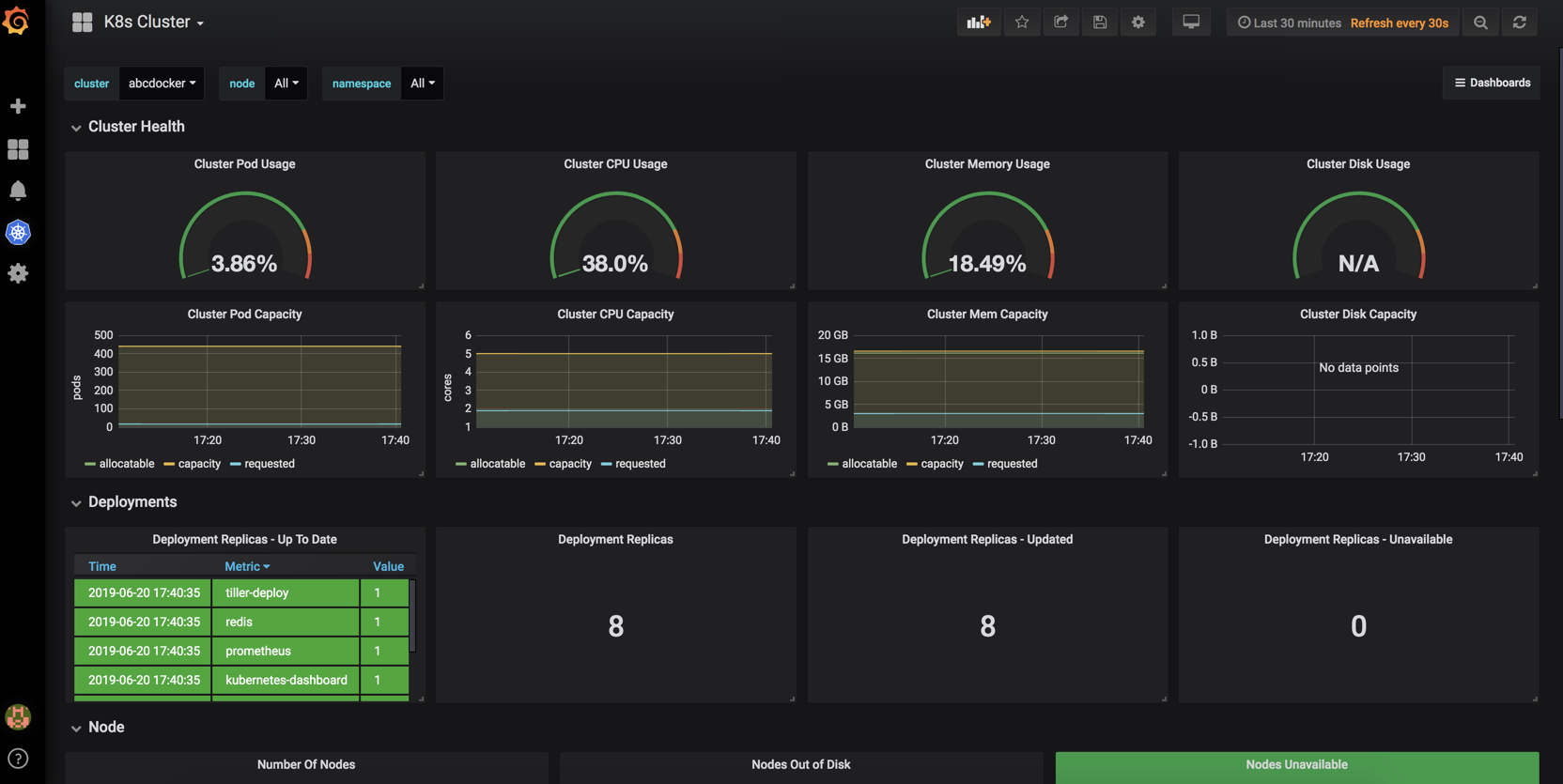
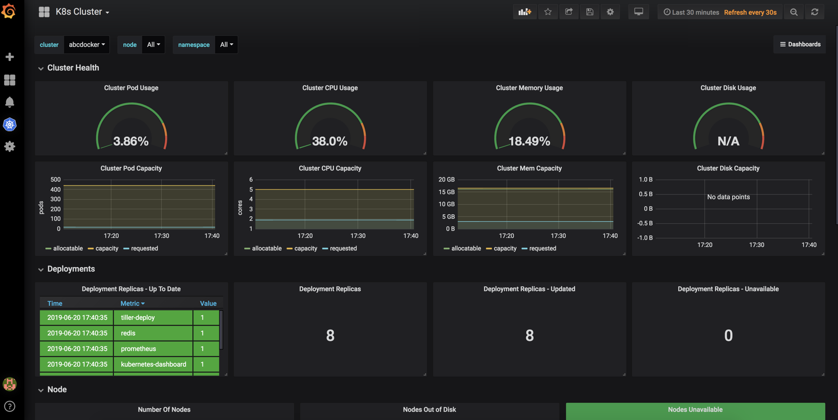
效果图

Grafana Kubernetes应用程序允许您监控Kubernetes集群的性能。它包括4个仪表板,集群,节点,Pod /容器和部署。它允许自动部署所需的Prometheus导出器和默认的scrape配置,以用于集群中的Prometheus部署。收集的指标包括高级别群集和节点统计信息以及较低级别的容器和容器统计信息。使用高级指标进行提醒,使用低级指标进行故障排除。
# 官方文档grafana-kubernetes-app插件说明
要求
目前只支持普罗米修斯
对于出口商的自动部署,则需要Kubernetes 1.6或更高版本。
Grafana 5.0.0+
特征
该应用程序使用Kubernetes标记来过滤pod指标。Kubernetes集群往往有很多pod和很多pod指标。Pod / Container仪表板利用pod标签,因此您可以轻松找到相关的pod或pod。
轻松安装导出器,无论是从Grafana单击部署还是使用kubectl手动部署它们的详细说明(也非常简单!)
Heapster中不可用的群集级别度量标准,如CPU容量与CPU使用率。
群集指标
Pod容量/用法
内存容量/使用情况
CPU容量/使用率
磁盘容量/使用情况
节点,窗格和容器概述
节点度量标准
中央处理器
内存可用
每个CPU加载
读取IOPS
写IOPS
%的Util
网络流量/秒
网络数据包/秒
网络错误/秒
Pod / Container度量标准
内存使用情况
网络流量
CPU使用率
读取IOPS
写IOPS
我们可以在grafana 面包上的插件找到

这里有很多grafana提供的插件可以给我们使用

这里还可以选择版本

插件安装
如果想要安装这个插件需要进行到Pod里面,或者将插件上传到pod /var/lib/grafana/plugins
# 首先要找到Pod
[root@abcdocker ~]# kubectl get pod -n kube-system |grep grafana
grafana-77b79bfc58-c47pd 1/1 Running 0 22h
grafana-chown-qsctd 0/1 Completed 0 23h
# 进入Pod
[root@abcdocker ~]# kubectl exec -it --namespace=kube-system grafana-77b79bfc58-c47pd bash
# 使用grafana-cli下载插件
grafana-cli plugins install grafana-kubernetes-app
步骤截图

由于需要重启生效,我们这里直接将Pod删除
[root@abcdocker ~]# kubectl get pod -n kube-system |grep grafana
grafana-77b79bfc58-c47pd 1/1 Running 0 23h
grafana-chown-qsctd 0/1 Completed 0 23h
[root@abcdocker ~]#
[root@abcdocker ~]#
[root@abcdocker ~]# kubectl delete pod -n kube-system grafana-77b79bfc58-c47pd
pod "grafana-77b79bfc58-c47pd" deleted
# -n后面是命名空间,在后面是pod名称,要根据当前Pod的名称进行删除
当我们看到Pod启动成功后,我们这里继续访问grafana就可以

找到我们的插件

右手可以看到插件的版本和插件的说明

点击Enable之后,出现以下状态说明正常

这时候我们点击左边的k8s小图表,点击创建集群

接下来就是配置我们的集群

简单说明一下
Name 集群名称(自定义)
URL Kubernetes Apiserver地址
因为apiserver是使用443端口,还需要开启https,并获取Key
Datasource 选择数据源 (之前创建prometheus数据源)
接下来我们需要查看api-server的信息
[root@abcdocker ~]# cat /root/.kube/config
certificate-authority-data = CA Cert 对应
server = https://10.4.82.141:8443 (这里是apiserver地址,我这里用的是vip,根据你们自己的环境配置)
client-certificate-data = Client Cert
client-key-data = Client Key


这里需要说明一下,config文件里面是使用base64编译过后的,所以我们填写的时候是需要使用base64解码

cat /root/.kube/config |grep certificate-authority-data
echo "LS0tLS1CRUdJTiBDRVJUSUZJQ0FURS0tLS0tCk1JSUMxakNDQWI2Z0F0......"|base64 -d

我的环境配置如下

然后我们点击Save
如果没有提示证书错误,提示找不到这个元数据,那么请等一会
有报错会有红色的叹�号
解决不了可以到https://i4t.com/bubble进行提问,账号免注册直接qq登陆


Dashboard的时间需要修改改一下,改成UTC并且+10小时

最后效果图如下

效果图修改好之后,我们记得curl +s或者点击保存按钮
来源:oschina
链接:https://my.oschina.net/u/4292617/blog/3446592