项目github地址:https://github.com/ATpiu/asset-scan
简介
asset-scan用于甲方企业外网资产进行周期性扫描监控,对资产新增的端口服务进行自动化未授权访问/弱口令爆破检测并进行实时告警,便于企业对外网暴露的攻击面进行收敛
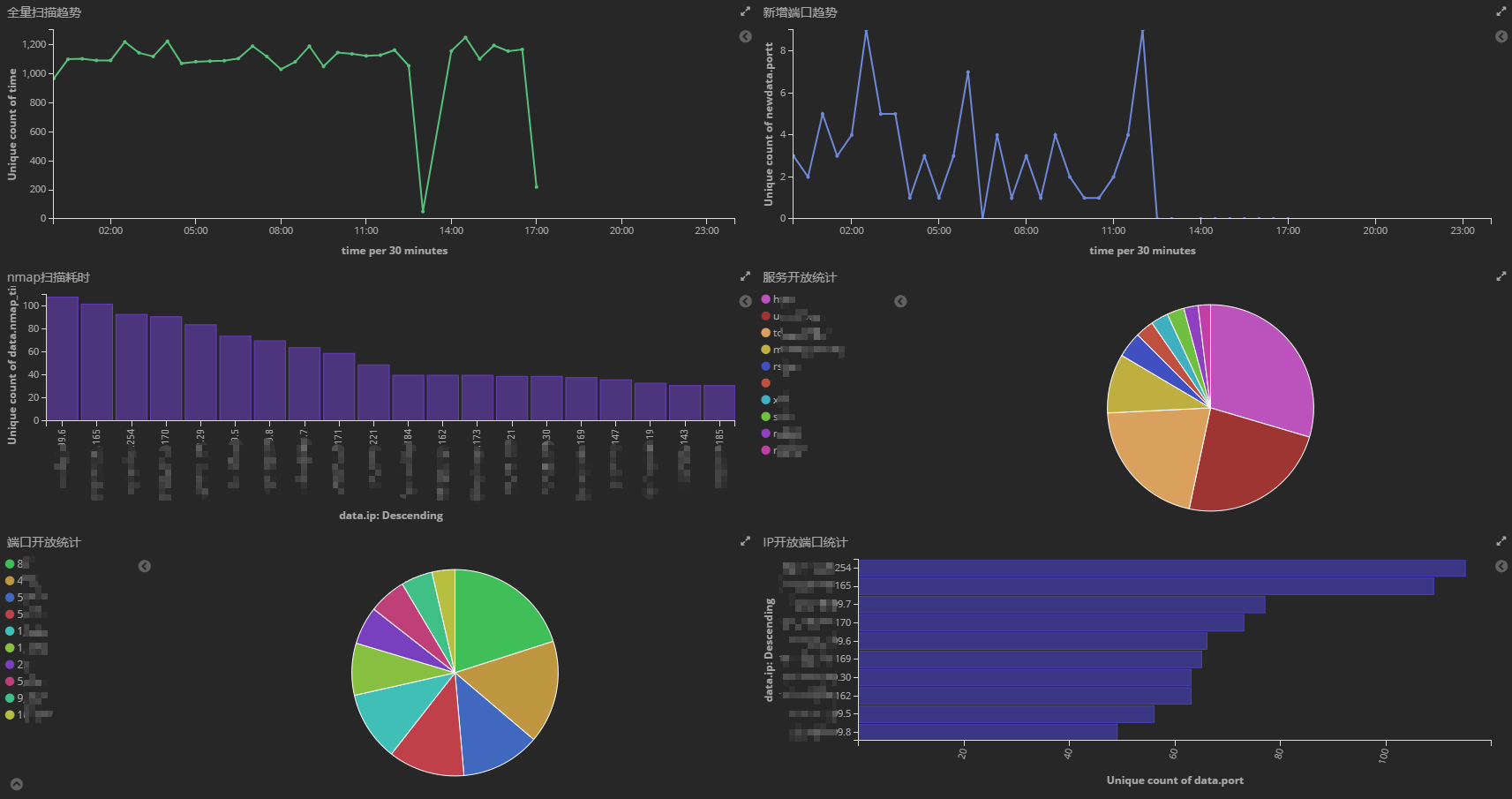
结合kibana,使用者可随时搜索企业外网资产暴露的端口、服务和版本等信息;制作各类统计图,进行开放端口统计、新增服务版本分析和资产扫描耗时统计等;使用Dashboard进行内部汇报展示等
目前支持ssh、redis、mysql、ftp、mongodb、postgresql和mssql七种服务的弱口令爆破,另外支持mongod、redis和memcached的未授权访问测试
请使用者遵守《中华人民共和国网络安全法》,勿用于非授权的测试。
功能特点
- 周期性扫描监控
- 自动化未授权访问/弱口令爆破
- 支持扫描白名单、配置热更新和告警控制
- 搜索、自定义统计图、多维度分析
图例展示
– 配合Kibana强大的分析统计功能,各位可自定义其它统计图和表盘

– 新增资产服务暴力破解成功通知

配置文件说明
nmap:
path: #不指定则使用系统默认的nmap
masscan:
path: #不指定则使用系统默认的masscan
rate: 5000 #masscan扫描速度,不建议设很大
es:
address: 127.0.0.1:9200 #elasticsearch地址
scan:
ipFile: ip.txt #包含扫描的ip范围文件,文件内容格式参照nmap -iL参数所支持的格式
ipexcludeFile: ipExclude.txt #包含需排除的ip范围文件,文件内容格式参照nmap --excludefile参数所支持的格式
port: 1-65535 #扫描端口范围
userDict: user.txt #对服务进行弱口令爆破的用户名字典
passwordDict: password.txt #对服务进行弱口令爆破的密码字典
scan_interval: 30 #扫描间隔,单位:秒
observe:
switch: on #观察者模式开关:(1)开启:on (2)关闭:off
mail: #告警邮箱设置,若观察者模式始终开启,则可忽略邮箱配置
host: xxx.xxx.com
port: 123
username: xxx@xxx.com
password: xxx
from: xxx@xxx.com
to: ["xxx@xxx.com","xxx@xxx.com"]
运行指南
- Linux环境运行,需要Nmap、Masscan、Es和Kibana 5.6.x版本,安装指南详见:安装指南
- 所需组件安装完毕后,从release中下载压缩包,对config.yaml进行配置,ip.txt中填入要扫描的IP段(格式参照nmap -iL参数所支持的格式),之后可直接输入
./asset-scan运行 - 扫描初期,建议将config.yaml中的观察者模式开关设为
on,避免造成告警轰炸(有新服务对外开放或暴力破解成功会发告警邮件) - ipExclude.txt中为要排除扫描的IP段,user.txt和password.txt分别为用户名字段和密码字典
Es字段说明
目前Es中有5个type:
-
result
包含每次资产基础探测扫描的数据:
-
scanhistory
包含每次扫描的开始时间和结束时间
-
addhistory
与最近一次扫描历史区间相比,新增的端口服务
-
uphistory
与最近一次扫描历史区间相比,同一资产(具有相同IP、端口和协议)服务的更新情况
-
bruteforce
包含对资产服务的未授权访问/暴力破解记录
来源:CSDN
作者:w1590191166
链接:https://blog.csdn.net/w1590191166/article/details/104089733