在日常工作中随着服务器的增多对于运维来说,我们需要一个web虚拟化管理平台,在搭建OpenStack,ZStack等开源虚拟化平台过程中还是遇到了很多问题,结合日常工作机缘巧合让我遇到了Jimv,值得推荐给大家,为日常工作解决了很大一部分问题。推荐的原因很多,一键式快速安装,自定义镜像模板,扩容、快照等功能,非常适合中小企业虚拟化平台管理。
在工作中我们会有不同的环境,数据库和中间件、jenkins cicd部署,docker环境、监控平台,ELK、链路跟踪等。可以制作镜像模板快速给项目提供环境,也可以给客户快速提供环境,磁盘扩容更是方便,在给多个客户实施都一样正常,一年的沉淀感谢遇到了一个好的产品,做的很用心。
一年的时间里:禅道、Jira、Gitlab、Svn、Yapi、Wiki、Jenkins、Jimv、监控平台集成钉钉、ELK、链路探针收获很多
新的项目新的环境,以后的日子继续加油,学习k8s,学习python,需要学习的还有很多,加油。
链路探针:
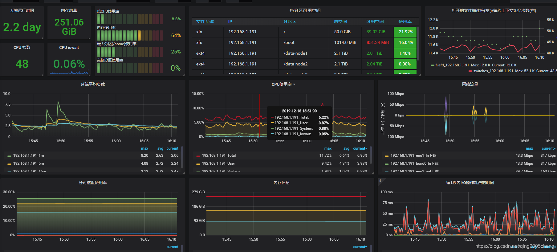
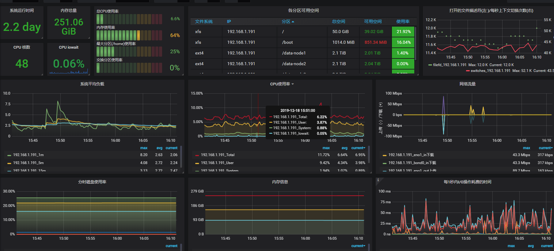
主机监控:

镜像文件模板



参考:
https://github.com/jamesiter/JimV-C
来源:CSDN
作者:qing2005cheng
链接:https://blog.csdn.net/qing2005cheng/article/details/103599078